
International Research Journal of Engineering and Technology (IRJET) e-ISSN:2395-0056
Volume: 11 Issue: 04 | Apr 2024 www.irjet.net p-ISSN:2395-0072
![]()

International Research Journal of Engineering and Technology (IRJET) e-ISSN:2395-0056
Volume: 11 Issue: 04 | Apr 2024 www.irjet.net p-ISSN:2395-0072
Prof. D.A. Gore1, Sahil Jhodge2, Ankit Singh3, Vaibhav Survase4, Vallabh Yevade5
1Professor, Department of Computer Engineering, NESGI, Savitribai Phule Pune University, Pune 412213, India 2,3,4,5Undergraduate Students, Department of Computer Engineering, NESGI, Savitribai Phule Pune University, Pune 412213, India
Abstract - Machine learning algorithms for stock market prediction have attracteda lot of interest because they have the ability to help investors make wise selections. This study compares the Long Short-Term Memory (LSTM) and Gated Recurrent Unit (GRU) algorithms for stock market prediction. A comparative empirical analysis reveals that GRU outperforms LSTM in stock price prediction. The methodology section provides a detailed description of the experimental setup, evaluation metrics, and data preparation techniques used to compare LSTM with GRU. The results show how successfully the complex patterns present in stock market data are captured by GRU. A web application for stock prediction is made using the GRU algorithm following a comparison of the algorithms. The application provides users with real-time stock predictions based on previous data, allowing them to make wellinformedinvestmentdecisionsontime.
Key Words: Stock Market Prediction, Deep Learning, Long Short-Term Memory (LSTM), Gated Recurrent Unit (GRU), Comparative Analysis, yfinance Dataset.
Thestockmarketisafundamentalcornerstoneof international finance, reflecting the hopes, fears, and fluctuations of economies all over the world. The stock market constantly tests analysts' and investors' ability to foreseefuturetrendsandmakewell-informedjudgements duetoitshighlyvolatilecharacterandcomplexinteraction of several elements. The use of machine learning algorithms has become a viable method for predicting stock prices and market movements in response to this demand. For investors looking to take advantage of market trends and reduce risk, predicting stock market moves has long been considered the ultimate goal. Conventional techniques of analysis, such technical and fundamental analysis, have given important insights into the behavior of markets. But in order to find hidden patterns and correlations, more sophisticated methodologies are required due to the sheer volume and complexityofmarketdata.
Precise forecasts have significant ramifications for differentplayersinthefinancialsystem.Predictivemodels are used by investors to find profitable ventures and
maximize portfolio allocation. Financial institutions use predictive analytics to create trading strategies, control risk exposure, and provide clients with customized investment solutions. Market projections are also used by regulatory agencies and policymakers to assess the state of the economy, implement necessary policies, and preservemarketstability.
The goal of researchers and practitioners using machine learning is to improve the precision and dependability of stock market forecasts. Long Short-Term Memory (LSTM) and Gated Recurrent Unit (GRU) are two of the many machinelearningalgorithmsthathavegainedprominence because of their capacity to represent temporal connections and identify intricate patterns in sequential data.
Hochreiter and Schmidhuber invented Long Short-Term Memory (LSTM) networks in 1997 to address the vanishing gradient problem inherent in regular RNNs. LSTM's fundamental innovation is its capacity to selectivelykeepordeleteinformationovernumeroustime steps via a series of gating mechanisms. These gates, whichinclude the inputgate,forgetgate,and outputgate, control the flow of information within the network, allowing it to learn and remember long-term dependencies more efficiently. The LSTM architecture is made up of memory cells that maintain a cell state, allowing information to be stored over time while being selectively updated or forgotten based on input signals. Because of its ability to store and retrieve information over long sequences, LSTM is ideal for applications that need the modeling of complex temporal relationships, such as predicting stock values based on previous market data.
A relatively recent development in the field of recurrent neuralnetworksistheGatedRecurrentUnit(GRU),which was put out by Cho et al. in 2014. GRU introduces gating mechanisms to overcome the issue of vanishing gradients in conventional RNNs, much like LSTM. But GRU streamlines the architecture, making it more streamlined

International Research Journal of Engineering and Technology (IRJET) e-ISSN:2395-0056
Volume: 11 Issue: 04 | Apr 2024 www.irjet.net p-ISSN:2395-0072
andcomputationallyeffective bycombining theinput and forget gates into a single update gate and mixing the cell state and hidden information. GRU has outperformed LSTM in a number of sequence modeling applications, including language modeling, machine translation, and, mostimportantly,stockmarketprediction,whilehavinga simpler architecture. GRU's fewer parameters allow it to capture long-range dependencies within sequential data while also making it easier to train and less prone to overfitting.
The effectiveness of the Gated Recurrent Unit (GRU) and Long Short-Term Memory (LSTM) models for stock market prediction is contrasted in this section. We present the development, testing, and assessment of both LSTM and GRU models with historical AAPL (Apple Inc.) stock price data. The information includes historical daily closing prices for the AAPL stock that were acquired via theYahooFinanceAPIbetweenJanuary1,2015,andApril 1,2024.
The 'Date' and 'Close' columns are chosen from the preprocessed data, and it is then transformed into a time series format and scaled using Min-Max scaling (MinMaxScaler) to normalize the values between 0 and 1. An 80-20 split is used to divide the dataset into training and testing sets. Eighty percent of the data are in the training set, and the remaining twenty percent are in the testingset.
Inordertoensureafaircomparison,bothmodelsarebuilt with two sequentially layered hidden layers, each containing50units(nodes).Theamountoftimestepsand features determine the input form of the first layer of the GRU and LSTM, respectively. The output layer is a dense layer made up of just one unit. The mean squared error loss function and Adam optimizer are used in the compilationoftheLSTMandGRUmodels.Afterthat,they undergo 32-batch training on the training set for a predeterminednumberofepochs(epochs=50).
We reporton thecomparisonoftheGatedRecurrentUnit (GRU) and Long Short-Term Memory (LSTM) models for stock market prediction. The ability of both models to correctly forecast the closing prices of the AAPL stock is thebasisforevaluatingtheirperformance.
2.1.1
A visual depiction of the performance of the LSTM and GRU models is offered by graphs that show the actual versusanticipatedclosingprices.Theaccuracywithwhich each model replicates the underlying trends and patterns inthestockmarketdatamaybedirectlycomparedthanks
to these graphs. It is simple to spot any differences between the actual and expected numbers, illuminating theadvantagesanddisadvantagesofeachmodel.

ActualpricesvspredictionsbyLSTM

Graph-2: ActualpricesvspredictionsbyGRU
2.1.2
ThecomparisonbetweenLSTMandGRUmodelsisfurther facilitated by a table that summarizes the actual and anticipated closing prices for a selection of the testing data.
Table -1: ActualpricesvspredictionsbyLSTMandGRU

International Research Journal of Engineering and Technology (IRJET) e-ISSN:2395-0056
Volume: 11 Issue: 04 | Apr 2024 www.irjet.net p-ISSN:2395-0072
0.729465 0.781995 0.780902
0.779583 0.707516 0.777213
Furthermore, the LSTM and GRU models' Root Mean SquaredError(RMSE)valuesarecomputedanddisplayed. RMSEoffersaunifiedmetricforcomparisonandfunctions as a quantitative indicator of the models' prediction accuracy. Better prediction performance is shown by lower RMSE values; values nearer zero suggest more accuratemodels.
LSTM RMSE: 0.034855347011643488
GRU RMSE: 0.016447482207379575
The GRU model shows reduced Root Mean Squared Error (RMSE) error, suggesting greater predictive accuracy, when the RMSE values of the LSTM and GRU models are compared. In comparison to the LSTM model, the GRU model's lower RMSE value indicates that it is more accurateinpredictingtheclosingpricesoftheAAPLstock. The GRU model is chosen for incorporation into the stock prediction web application, it is concluded. Through the utilization of the GRU model's predictive powers, the web application can furnish users with a greater degree of precision and dependability in its stock price forecasts, consequently equipping them to make well-informed investingchoices.
The proposed system is a web application made to help consumers make educated investing decisions by giving them precise stock price forecasts. By utilizing the GatedRecurrentUnit(GRU)algorithm,thesystemapplies sophisticated machine learning methods to accurately predictpatternsinthestockmarket.
The Django framework, a high-level Python web framework that encourages quick development and simple, practical design, is used in the construction of the webapplication.Djangomakesiteasiertobuildascalable and reliable web application architecture, which guarantees smooth user experience and effective data administration.
The yfinance library makes data retrieval easier by allowinghistoricalstockmarketdatatobefetchedstraight fromtheYahooFinanceAPI.Thisabundantsupplyofdata gives the GRU model the training and testing input it needs, guaranteeing that the predictions are grounded in completeandcurrentfacts.
For preprocessing and data manipulation, NumPy and Pandaslibrariesareused.WhilePandasoffersstrongdata structures and tools for data analysis and manipulation, NumPy supports mathematical functions and efficient arrayoperations.Themachinelearningpipelinecaneasily incorporatethestockmarketdatathathasbeenretrieved thankstotheselibraries.
With the TensorFlow library, the GRU algorithm a variation on recurrent neural networks (RNNs) is implemented. TensorFlow offers a scalable and adaptable deep learning model creation and training framework, facilitating effective computation and GRU architecture optimization. Accurate forecasts can be produced by trainingtheGRUmodelonvastamountsofhistoricalstock market data by utilizing TensorFlow's vast ecosystem of toolsandresources.

Chart 1:Flowchartofthewebapplication

International Research Journal of Engineering and Technology (IRJET)
Volume: 11 Issue: 04 | Apr 2024 www.irjet.net p-ISSN:2395-0072
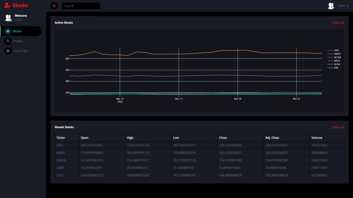
The web application's user interface includes a dynamic home page that provides users with a thorough summary of popular tickers and their stock market performance as of late. When visitors arrive at the home page, they are met with an interactive graph showing the opening, closing, high, and low values of a few well-known tickers over the last few days. Users can quickly and easily evaluate the performance of different stocks at a glance with this graph, which gives them insightful information on recent trends and changes in the stock market. The home page provides visitors with a handy way to remain updatedonthelatestchangesinthestockmarketandspot possible investment opportunities by visualizing key parameters for numerous tickers at once. Users may simplytraversetheinformationofferedonthehomepage and make informed decisions based on the real-time data providedthankstoitsintuitiveanduser-friendlydesign.

Onclickingthepredictoptiononthehomepage,usersare takentoaformwheretheycanprovidetheparametersfor their stock price forecast. Users can input the ticker symbolofthestocktheywanttoforecastandthenumber of days they want to forecast in the form's boxes. Users cansubmittheiroptionsandtailorthe prediction process to suit their needs with ease because of the form's easy design. Whether it is for long-term or short-term forecasting,userscancustomizethepredictionprocessto meet their specific needs thanks to this adaptable methodology. Users can start the prediction process and acquire precise forecasts for the chosen stock and time period by submitting the form after the parameters have beeninput.

Upon submitting the form, users are taken to a page with detailed information on the ticker they have chosen, as well as two plots that offer insightful information. The page begins by providing the most important information about the ticker, such as its name, symbol, market capitalization,volume,andotherpertinentdata,aswellas itsmostrecentprice.Withthehelpofthisdata,consumers can get a thorough understanding of the chosen stock's presentmarketposition.
Following the ticker information, the page includes two plots. The first plot displays the selected ticker's current prices across the set time period, giving users a visual depiction of its historical performance. The second plot showsthe expectedvaluesforthegiven numberof future days, depending on the user's input and the predictions madebytheunderlyingmachinelearningmodel.Thismap gives users insight into the stock's predicted price trajectory, allowing them to forecast prospective market movementsandmakeinformedinvestingdecisions.


International Research Journal of Engineering and Technology (IRJET) e-ISSN:2395-0056
Volume: 11 Issue: 04 | Apr 2024 www.irjet.net p-ISSN:2395-0072
Future upgrades to the web application could include sentiment analysis of news items or tweets about the selected stock. This update would give customers significantinsightsintomarketsentimentsurroundingthe stock, complementing the prediction model's quantitative research. By analyzing the sentiment of news stories, socialmediamessages,andothertextualdatasources,the application may determine whether investors and market playersarepositive,negative,orneutralaboutthestock.
Implementing sentiment analysis would include using natural language processing (NLP) techniques to extract sentiment-relatedelementsfromtextualdatasourcessuch as news articles or tweets. Machine learning models trained on labeled sentiment data could be used to determineifthesentiment ofeachtextsampleispositive, negative, or neutral. The sentiment scores acquired from the analysis can then be included as extra features in the prediction model, providing contextual information on marketsentimentsurroundingthestock.
Additionally, the web application might use sentiment analysis to produce trade signals or alerts based on sentiment, informing users of noteworthy changes in market sentiment that would be worthy of notice. By giving users practical insights and enabling them to navigate the stock market with more assurance and accuracy, these improvements would improve the web application'susefulnessandefficacy.
Byprovidinga thoroughcomparisonof the LSTM and GRU algorithms and outlining the creation of an approachable web application specifically for stock prediction, this study makes a substantial contribution to the field of stock market prediction. After conducting a thorough empirical analysis, we found that the GRU algorithm outperforms LSTM in terms of predictive accuracy, hence offering investors more dependable projections.Takinguseofthisrealization,weusedDjango to create a solid web application, integrating TensorFlow to implement the GRU model and yfinance for thorough data extraction. This platform makes it possible for users from novices to experienced investors to obtain precise and timely forecasts, enabling them to make wellinformed decisions in the ever-changing world of finance. Furthermore, this application's user-friendly interface democratizes access to complex machine learning methods, increasing the accessibility and comprehensibility of stock market prediction for a wider rangeofusers.
Asaresult,thisstudycontributestoourunderstandingof predictivemodelingfromascientificstandpointwhilealso having practical applications that will enable people to confidently and precisely navigate the complexity of the stockmarket.
[1] Shubha Singh, Sreedevi Gutta and Ahmad Hadaegh, “Stock Prediction Using Machine Learning”, WSEAS TRANSACTIONSonCOMPUTERRESEARCH,Volume9, 2021.
[2] RitikaChopraandGaganDeepSharma,”Applicationof Artificial Intelligence in Stock Market Forecasting: A Critique, Review, and Research Agenda”, J. Risk FinancialManag.2021,14,526.
[3] Traianos-Ioannis Theodorou et al,” An AI-Enabled StockPredictionPlatformCombiningNews andSocial Sensing with Financial Statements”, Future Internet 2021,13,138.
[4] Sohrab Mokhtari, Kang K Yen and Jin Liu,” Effectiveness of Artificial Intelligence in Stock Market PredictionBased onMachineLearning”, International JournalofComputerApplications,2021.
[5] Adil Moghar and Mhamed Hamicheb. Stock Market Prediction Using LSTM Recurrent Neural Network, Procedia Computer Science. Volume 170, 2020, Pages 1168-1.
[6] Kyoung-jaeKim and IngooHan. prediction of stock price index. Volume 19, Issue 2, August 2000, Pages 125-132.
[7] Shipra Saxena. Introduction to Long Short-Term Memory.March16,2021.
[8] Makridakis, S.; Spiliotis, E.; Assimakopoulos, V. StatisticalandMachineLearningforecastingmethods: Concerns and ways forward. PLoS ONE 2018, 13, e0194889.
[9] Stock prediction based on bidirectional gated recurrentunitwithconvolutionalneuralnetworkand featureselectionZhouQ,ZhouC,WangX(2022)Stock predictionbasedonbidirectionalgatedrecurrentunit with convolutional neural network and feature selection.PLOSONE17(2):e0262501.
[10] Chen C, Xue L, Xing W. Research on Improved GRUBasedStockPricePredictionMethod. AppliedSciences 2023;13(15):8813.