

SYNAPSE
Africa's only AI Trade & Innovation Magazine

THE OFFICIAL PUBLICATION OF THE SOUTH AFRICA AI ASSOCIATION
AFRICA’S LARGEST AI EVENT
LANDS IN JOZI FOR 8 TH EDITION
AFRICA’S LARGEST AI EVENT LANDS IN JOZI FOR 8 TH EDITION
LELAPA AI
Changing Low-Resource Language AI
DFF Dubai joins SA AI Association initiative
SAAIA AnalysisAfrica’s Top 20 Countries for AI
CASSAVA AI partners with SA AI Association



UNITED NATIONS ITU
AI4GOOD IMPACT AFRICA
Inaugural AI for Good Impact Africa Event co-locates with AI Expo Africa
GUEST EDITORS
REGIONAL EDITORS

Natasha Ochiel (Kenya) Co-Founder | CEO
The AI Centre of Excellence natasha@aiceafrica.com natasha-ochiel
In a bid to champion Artificial Intelligence in Africa, she co-founded the AI Centre of Excellence that aims to build sustainable value for AI in Africa by building capacity, building demand and building AI solutions through the Centre in Kenya.

Darlington Akogo (Ghana) CEO, minoHealth AI / KaraAgro AI & Member of United Nations ITU & WHO Focus Group on AI For Health darlingtonakogo
Darlington Akogo is a global leader in Artificial Intelligence. He's the Founder and Director of Artificial Intelligence at GUDRA, and its subsidiaries; minoHealth; an AI Healthtech company based in Ghana.

Naomi Molefe MSc, Manager: Strategic Sourcing and Research at Discovery & Co-Founder & Chapter Director Women In Big Data, South Africa
naomimolefe
N
aomi is the co-Founder and Chapter Director for women in Big Data SA; a registered NPO that is part of a global community of 17 000 women. The learning community works with strategic partners to cultivate tangible opportunities for women, unlock latent potential through accessible training and act as a catalyst for the advancement of women in Big Data fields.
INTERNATIONAL EDITOR

Deon Van Zyl (Norway) Senior System Developer Nordic Semiconductor
deonvanzyl
For 25 years, I have been an accomplished IT professional who is skilled in multiple languages with a strong background in development, security, digital forensics, automation, AI, management, and teaching. Through my work, I have been exposed to various industries, influenced public opinion, and networked with innovative leaders. As a roving Guest Editor, I write about new technologies that are reshaping the world such as Artificial Intelligence, VR & AR, Cybersecurity, Web3 and more.






















WELCOME FROM THE EDITOR

Dr Nick Bradshaw Editor & CEO
AI Media Group
nickbradshaw
Nick is a Tech focused Executive / Entrepreneur helping clients, communities, practitioners & start-ups understand the value of Artificial Intelligence, Automation & Digital solutions in EMEA region. With 25 years experience in Europe, North America & Africa Nick has worked with a diverse set of Multi $bn global clients seeking to deploy and mature Enterprise grade software & cloud solutions. He is founder of the AI Media Group a new hybrid media, events, consulting & trade community offering clients insights into the growing 4IR opportunity in Africa. AI Media publish Synapse Magazine and run Africa’s largest Enterprise AI Trade Show – AI Expo Africa."
"Synapse Show Edition - Our 8th Edition & BIGGEST show to date!”
Welcome to the Show Edition of Synapse Magazine, the official publication of the South African AI Association. This is the 26th publication of our ground breaking free to read magazine as we enter our 7th year of publication post launch way back in 2018. Time has flown since then and the AI landscape has radically change over that period. We are now on the verge of the 8th Edition of Africa’s Largest AI event - AI Expo Africa which this year is playing host to the 1st UN ITU AI4Good Impact Africa Summit co-located with the event. AI for Good Impact Africa is the second regional AI for Good Impact event dedicated to fostering innovation and partnerships within the AI for Good landscape. The event aims to provide a collaborative platform for knowledge sharing and the promotion of AI solutions to solve global challenges. This amazing event will see a dedicated 3rd day of programming, networking and thought leadership. As with previous events we are again running our successful CPD certified AI Skills workshops sessions in a bid to train 2000+ delegates over the 3 days. The big themes this year will expand on the progress of generative AI, the Agentic workforce, autonomous enterprise, CX, data centre investment, AI compute as a service, national strategies, security and AI4Good / SDGs to name but a few. Besides the Enterprise buyer / supplier opportunities we are again playing host to our investor startup match making, pitching sessions, panels and CxO round tables. Its going to be a great event - JOIN US - TICKETS>> https://aiexpoafrica.com/ registration/
DON’T FORGET Join the South African AI Association, to secure your FREE membership here >> https://saaiassociation.co.za/ and check out the SA AI Association’s “Start your Journey in Responsible AI” FREE training and resources >> https://saaiassociation.co.za/start-your-journey-in-ai/ with content, training, guides, communities to help kickstart your adoption of Responsible AI.
We look forward to seeing you all in October at AI Expo Africa 2025!
ABOUT SYNAPSE MAGAZINE
Synapse Magazine chronicles the 4th Industrial Revolution as it unfolds in Africa and plays a vital part in connecting the members of this rapidly growing trade community across the region. With a global readership, it puts Africa centre stage with a clear focus on the African 4IR innovation & investment narrative. We cover a range of technologies including; artificial intelligence (AI), intelligent automation (IA), robotic process automation (RPA), internet of things (IoT), big data, analytics & devices, as well as emerging standards, ethics and privacy concerns. Now entering its 6th year of publication, this unique quarterly trade publication is FREE to read on the ISSUU platform.
PUBLISHER
AI Media Group
Web www.aimediagroup.co.za
EDITOR
Nick Bradshaw
GUEST EDITORS
Natasha Ochiel (Kenya)
Darlington Akogo (Ghana)
Naomi Molefe (South Africa)
Deon Van Zyl (Global)
EDITORIAL & ADVERTISING ENQUIRIES enquiries@aiexpoafrica.com
ACCOUNTS PAYABLE & ADMIN
Mia Muylaert mia.muylaert@aiexpoafrica.com
LAYOUT, DESIGN & PRINT
Karin Liebenberg
iCandy Design
Email: karinl@icandydesign.co.za



2 JOHANNESBURG IS AFRICA's AI TECH CAPITAL: Johannesburg Welcomes 8th Edition of Africa’s Largest AI Trade Event & Conference
4 Flash back to AI Expo Africa 2024
7 A Global First: The Esethu Framework is Changing the Future of Low-Resource Language AI
10 Flash back to AI Expo Africa 2024
13 Enterprise Level Digital Transformation A Delineation of Data System Modernization to Adopt AI Technologies
15 MamaMate wins again, this time at the AI for Good Innovation Factory Grand Finale 2025
19 Why contact centre operators need to start thinking about AI with an enterprise-wide lens
23 AI and Automation as Africa’s Next Enterprise Advantage
24 Dubai joins South Africa AI Association initiative to launch global AI trade & investment hub
26 AI FLUENCY: Why skills transformation can’t wait
wide range of applications empower agents, and reduce costs.
Structured data provides the clarity, consistency, and machinereadability necessary for automation, decision-making, predictable outcomes, and integration, such as CRM and CSM solutions.
Why contact centre operators need to start thinking about AI with an enterprise-wide lens
Structured data securely stored in a centralised location is also as it ensures AI language models can ingest data and access knowledge that shapes understanding of the business’s offering.
impact of structured data.
necessary to support conversational AI for basic responses customer prompts or queries, GenAI to action upstream and downstream tasks, and agentic AI, which is goal-driven and actionoriented, able to make decisions about the outcome it believes customer wants. For example, operators can automate simple customer journeys, using conversational AI to respond to frequently questions (FAQs). However, this must be designed in a way customer will use, otherwise it will fail. Building sophisticated self-service automation requires the ability to interpret wider data sets, with access to a deeper knowledge base. This is relevant given emergence of real-time voice AI as contact centre operators look replace agents with voice AI chatbots to significantly reduce their serve and remove language barriers. Voice AI can handle the conversation and offer a response, no matter how a customer asks a question. Eventually, providing emotive responses.

31 From AI Hype to Tangible Business Value: How DataConfident Leaders Drive Measurable Impact
33 The RAPPID Value Cycle: A Proven Playbook for Turning Data and AI Investments into Sustained Growth
34 Cassava Technologies partners with the South African Artificial Intelligence Association to boost local access to AI compute services
35 Cassava to upgrade its data centres with NVIDIA supercomputers to drive Africa’s AI future
38 Africa’s Top 20 Countries for AI
42 AI With Less Drama Is Possible!
46 Beyond the buzzwords: how VectorMind redefines enterprise Gen-AI for practical, measurable impact
48 Hallucinations in Serious Situations: The Hidden Risks of Using AI in Humanitarian Work
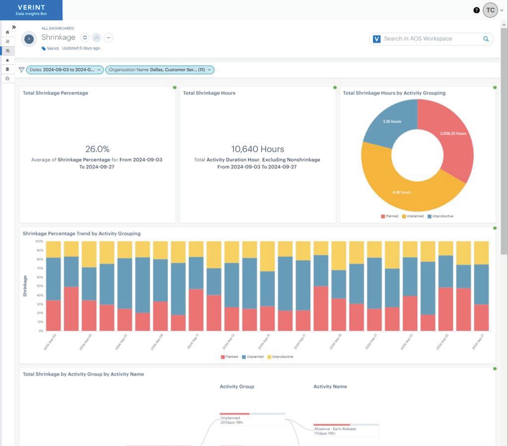
52 Is Shrinkage Causing Your Contact Center Forecasts To Be Off?
54 African Union: AU AI Strategy
57 We’re investing in connectivity, products and skills for Africa’s AI future
60 Protoclone and Neo Gamma: a New Era of Man-Machine Interaction

The Shift That Will Define African AI: Real-Time Over Legacy p40 From AI Hype to
40 The Shift That Will Define African AI: Real-Time Over Legacy
41 The Hidden Backbone of AI: Why Inference Infrastructure Will Define the Gulf’s Digital Future

Hallucinations in Serious Situations: The Hidden Risks of Using AI in Humanitarian Work p48
future-focused AI strategy. toolsets are only valuable when the AI bot can trigger the task action requested by the customer, which requires end-to-end automation. Operators must also monitor and report on these journeys determine the success rate and measure the tangible value AI delivers. Bringing these solutions to life and realising tangible value a solution partner that

JOHANNESBURG WELCOMES 8 TH EDITION OF AFRICA’S LARGEST AI TRADE EVENT & CONFERENCE
JOHANNESBURG, GAUTENG, SOUTH AFRICA 28th August –Africa’s largest Artificial Intelligence & Intelligent Automation event, AI Expo Africa, will be running its highly acclaimed conference & trade show at the Sandton Convention Centre, Johannesburg, South Africa 29-31 October 2025.
Now entering its 8th year, the annual AI Expo Africa event unites regional and international AI thought leaders, suppliers, investors and start-ups to discuss and showcase the latest AI & Smart Tech innovations from the biggest global brands to newest Startups.
The core focus of the show is real world applications you can deploy today with an audience comprised of Enterprise and Government buyers, deployment & service providers, start-ups, educators, NGOs, investors and AI ecosystem builders.
Dr Nick Bradshaw, Founder of AI Expo Africa & Chairperson of the South African AI Association stated, “This is our 8th Anniversary Edition and biggest show to-date, with over 100 companies in the expo hall, many of which are local and regional Startups. Big themes for this year range from Agentic AI and progress towards the autonomous Enterprise, Security in the Age of AI, Responsible AI, Data Centre investment, National AI strategies and a new, dedicated third day, devoted to AI for Good as we are proud to announce the hosting of the first International Telecommunication Union (ITU) AI for Good Impact Africa gathering at the show.”
With a community of 50k+ practitioners, the show format is built upon the phenomenal success of the previous seven events that have cemented AI Expo Africa as the largest AI and Intelligent Automation business gathering of its kind in Africa.

The 3000 delegates will be able to network and listen to 72 talks, 6 keynotes, 12 CPD workshops and meet 100+ exhibitors on the show floor which include; Google, Verint, ServiceNow, Salesforce, VAST Data, Zoho Corporation, Pinnacle, Avochoc, Cyborg Intell, French Embassy SA, Interface Systems / Yooz, LRMG, Matogen Applied Insights, Mavin Powercube, NITheCS - National Institute for Theoretical & Computer Sciences, ReportsAI, Retro Rabbit, Silicon Overdrive, Stubber, TesserAI, ZapDash Studio, JustSolve, AgenticZA, Akili, Amathuba-ai, Aptus Data Labs, Boxfusion, CIRRUS BRIDGE, Cohesion X, Ele-vate AI, ITLawCo, Nexus Data, Samurai Global, Aflu Med Healthcare, Beta Analytics, BotCTL, Edge Executive Search, Ejoobi, Hey Harvey, Learn AI, Link Nova, Owethu Managed Services and Surveya.
About AI Expo Africa
Now entering its 8th year, the annual AI Expo Africa event held in South Africa unites 1000s of regional and international thought leaders, suppliers and start-ups to discuss and showcase the latest AI & Intelligent Automation innovations, from the biggest global brands to the smallest and newest local Startups. The core focus of the show are real world applications you can deploy today with a senior level audience comprised of Enterprise and Government buyers, deployment & service providers, start-ups, educators, NGOs and ecosystem builders. Learn more at: https://aiexpoafrica.com/
About AI for Good Impact Africa
AI for Good Impact Africa is the second regional AI for Good Impact event dedicated to fostering innovation and partnerships within the AI for Good landscape. The event aims to provide a collaborative platform for knowledge sharing and the promotion of AI solutions to solve global challenges. Learn more at: https://aiforgood.itu.int/event/impact-africa/


















CAN YOUR AI AGENTS DO MORE THAN JUST CHAT?
ON THE SERVICENOW PLATFORM, AI AGENTS ARE REAL.
Lately, seems AI agents are popping up all over the place. But which is right for your business? Truth is, most just handle the basics. And if it looks like a chatbot and talks like a chatbot, it’s a chatbot. ServiceNow® AI Agents go beyond simple assistants. Pre-built or fully customised, our agents aren’t tools, they’re teammates. A highly-skilled digital workforce that operates autonomously across your entire company. They learn, collaborate, and proactively tackle repetitive tasks, freeing your employees to focus on more meaningful work. And only our platform acts as your AI agent control tower, letting you manage millions of agents (even third-party) from one place. Put AI agents to work for people. ServiceNow.com


A GLOBAL FIRST: The Esethu Framework is Changing the Future of Low-Resource Language AI
In the AI-driven world, access to high-quality data defines technological progress. Yet, for many languages, especially those from the Global South, open data sharing has historically been exploitative, benefiting AI corporations while leaving language communities behind. Lelapa AI is setting a new precedent with The Esethu Framework, a groundbreaking sustainable data governance approach that ensures low-resource language communities benefit directly from AI development.
Revolutionising AI Data Licensing for Linguistic Inclusion
Foreign companies pay it forward –Licensing revenue supports ongoing African language dataset development.
Data creation remains ethical & transparent – Community involvement ensures linguistic diversity and cultural accuracy.
A scalable model for all low-resource languages – Beyond isiXhosa, this framework can be applied across African and other underrepresented languages.
“Lelapa AI has created a novel data framework, which is designed to prioritise the African language technology ecosystem! It ensures that commercial use is open to African entities, while revenue from nonAfrican commercial entities is reinvested in local data creation,” says Jenalea Rajab, Research Lead at Lelapa AI.
A Framework in Action –The ViXSD Dataset
As a proof of concept, the Vuk’uzenzele isiXhosa Speech Dataset (ViXSD) has been developed under the Esethu Framework.
●10+ hours of isiXhosa speech data
Linguistically diverse & communitycurated
Designed for speech recognition & AI applications
Why This Matters
Low-resourced languages like isiXhosa, despite their linguistic richness, remain underrepresented in voice-driven technologies such as:
Speech-to-text tools for accessibility and media transcription.
●Virtual assistants and customer service chatbots capable of handling isiXhosa voice input.
Multilingual AI applications, allowing isiXhosa speakers to interact with technology in their native language.
By introducing an ethical, sustainable model for language data sharing, Lelapa AI is challenging the status quo of AI research and ensuring that African communities are not just data sources but active stakeholders in the future of AI.
What’s Next?
Download the ViXSD Dataset
Access the Esethu License
Read the Research Paper
Join us in the movement for ethical AI & language equity!
About Lelapa AI
Lelapa AI is a leading, socially grounded, Africa centric AI research and product lab. We are committed to promoting linguistic diversity and digital inclusion, and develop cutting-edge solutions that empower individuals and communities across Africa.
Way With Words
Way With Words is a professional transcription service provider specializing in delivering high-quality audio-to-text solutions. They offer transcription services across various industries, ensuring accuracy and confidentiality for clients worldwide.
Data Science for Social Impact
(DSFSI) group at the University of Pretoria
The DSFSI group at the University of Pretoria is dedicated to leveraging data science to address social challenges. Their research focuses on applying data-driven approaches to create positive social impact, particularly in areas such as public health, education, and social services.
Contact Person
Nhlawulo Shikwambane
Brand and Content Specialist
www.lelapa.ai
Email: nhlawulo.shikwambane@lelapa.ai


























State of AI in Africa
ENTERPRISE LEVEL DIGITAL TRANSFORMATION
A Delineation of Data System Modernization to Adopt AI Technologies
1. Introduction
In today’s fast-paced digital landscape, enterprises must modernize their data, analytics, AI, applications, and workloads to remain competitive, foster innovation, and achieve high ROI while maintaining optimized Total Cost of Ownership (TCO). Generative AI and Agentic AI are at the forefront of this transformation, requiring robust modernization strategies that span infrastructure, data, analytics, AI platforms, and applications—underpinned by strong data and AI governance strategies with actionable strategy & templates for compliance and trust.
2. Building a Scalable Foundation
Modern data infrastructure ensures scalability, flexibility, and readiness for AI workloads. The key initiatives include:
Cloud, Hybrid, and Multi-Cloud Architectures: Cloud platforms like AWS, Azure, and Google Cloud offer scalable compute and storage solutions. Hybrid architectures enable integration of cloud services with on-premise systems for sensitive workloads, while multi-cloud strategies improve resilience and flexibility by distributing workloads across multiple providers.
Data Lakehouses: Solutions like Databricks Lakehouse, Snowflake, and AWS Lake Formation unify structured and unstructured data for analytics and AI, providing a salient & single source of truth.
Edge Computing: Platforms such as Azure IoT Edge and NVIDIA Jetson enable realtime data processing closer to the work source, ideal for IoT and latency-sensitive applications.
Hardware Acceleration with GPUs and TPUs: Generative AI requires significant computational power. High-performance GPUs like NVIDIA A100 and TPUs from Google ensure efficient training and deployment of large-scale AI models.
High-Performance Networking and Storage: Low-latency networking solutions such as Cisco Nexus and high-throughput storage like Asupport seamless data access for real-time AI applications.
3. Enabling Data Intelligence
Data modernization is central to unlocking enterprise intelligence. It usually involves moving legacy systems to cloud-native architectures while improving data quality, governance, and usability. Key elements include:
Transitioning Legacy Data Management to Cloud Databases: Migrating on-premise systems to cloud platforms like Amazon RDS, Google BigQuery, or Azure Cosmos DB provides scalability, real-time access, and integration with advanced analytics and AI.
AI-Assisted Data Governance: Tools such as MS Purview, Reltio, Atlan and Collibra automate data classification, lineage tracking, and regulatory compliance, reducing manual effort while improving accuracy.
Metadata Management: Solutions like Alation and Atlan enable automated cataloguing and tagging, improving data discoverability and usability.
Interoperability: Standardized APIs and data fabric architectures ensure seamless integration between disparate systems.
Enhanced Data Quality: Platforms such as Informatica, Atlan and Talend monitor data quality in real time.
4.From Descriptive to Predictive
Modernizing analytics capabilities enhances decision-making through actionable insights:
Self-Service Analytics: Platforms like Tableau and Power BI empower business users with intuitive access to insights.
Advanced Analytics: Predictive and prescriptive analytics uncover
opportunities, while diagnostic analytics identify root causes.
Embedded Analytics: Integrating analytics into workflows supports real-time, datadriven decisions.
Generative AI for Insights: Automating report generation and personalized recommendations accelerates analytics workflows.
5. Generative and Agentic AI
AI platforms are at the heart of enterprise transformation, enabling advanced capabilities:
Defining Frameworks: Establish ethical, scalable, and adaptable guidelines, based on sound governance principles, for AI deployment.
AI Force Framework: Incorporate agile practices for iterative development, testing, and user-centric design.
MLOps with AI Foundry: Automate the AI model lifecycle, ensuring efficient deployment, monitoring, and governance.
Generative AI: Automates creative and operational processes for various divisions within an organisation.
Agentic AI: Supports autonomous decision-making systems that dynamically adapt to changing environments.
6.AI-Powered Intelligent Applications for Legacy Systems
Generative AI: Enhances applications through code generation, its ability to generate new/original content, useful in user interface personalization and process automation.
Agentic AI: the capability to act autonomously and make decisions independently. executing tasks with minimal human intervention.
AI-Driven Automation: Streamlines
...continues on page 17
/ Sekhar Subramoney - Business Development Manager, Aptus Data Labs, S Africa /


MAMAMATE WINS AGAIN, THIS TIME AT THE AI FOR GOOD INNOVATION FACTORY GRAND FINALE 2025
The Innovation Factory Grand Finale 2025 wrapped up at the AI for Good Global Summit in Geneva, with MamaMate as this year’s winner.
After a year-long global search for the most impactful AI-driven innovations, four standout startups advanced to the final stage of the Innovation Factory at this year’s 2025 Global Summit. Each finalist took to the main stage to pitch their solution live before an expert jury. With just two minutes to present and three minutes for Q&A, the pressure was on to make every second count. The finalists were evaluated on their solution’s potential to be implemented at scale, especially in underserved or marginalized communities. The jury looked for ideas that were practical, affordable, adaptable, and truly capable of translating the promise of AI into real world impact.
/ Read original story here /
The session was moderated by Peter Vanham, renowned business journalist, author, and Editorial Director of Leadership at Fortune, known for his writing on global economic shifts and the people driving them. The jury included Seizo Onoe, Director of the ITU’s Telecommunication Standardization Bureau; Werner Vogels, Chief Technology Officer and Vice President at Amazon; and Dr. Ebtesam Almazrouei, Executive Director for AI and Advanced Technology at the Department of Finance, Founder and CEO of AIE3, and Chairperson of the UN AI for Good Impact Initiative. After careful deliberation, the jury named MamaMate the winner of the Innovation Factory Grand Finale. The solution stood out for its bold yet deeply grounded approach to maternal health equity and was awarded the $20,000 prize to support its next phase of growth and scale.
The Innovation Factory is a year-long startup pitching and support program organized by the ITU. It’s designed to help AI startups grow and scale their solutions that tackle real-world problems, such as climate change, health, education, and inclusion. Throughout the year, startups from around
the world joined virtual and in-person pitching sessions, received expert mentoring, and connected with investors and partners.
The Finalists
From smartphone-based malnutrition detection to predictive surgical analytics and autonomous mobility aids, this year’s Innovation Factory finalists presented innovative AI-powered solutions transforming healthcare and accessibility worldwide.
RevolutionAIze (India)
RevolutionAIze is transforming child healthcare with MAAP, an AI-powered app that measures a child’s height from a single smartphone photo, no special equipment needed. Designed for low-resource settings, the app captures geo-tagged, tamperproof data that supports early detection of malnutrition and enables better nutrition tracking. Behind this innovation is Romita Ghosh, a MedTech entrepreneur whose
...continues on page 16



...continues from page 15
ventures have already impacted hundreds of thousands of lives in India. By equipping caregivers and health workers with a reliable, affordable tool for monitoring child growth, RevolutionAIze is making a measurable difference in global child health.
Predictheon (Spain)
Predictheon is reshaping surgical care through real-time predictive analytics that help clinicians anticipate patient risks before they occur. Originally developed by anesthesiologists, engineers, and data scientists, the platform uses AI-powered models to forecast critical changes during procedures, which helps prevent complications and improve outcomes. Now led by Eva Gubern, a global health leader with decades of experience scaling healthcare innovation, Predictheon is expanding its impact beyond the operating room. By embedding predictive intelligence into hospital systems, it empowers healthcare providers and policymakers to make smarter, faster decisions, advancing global health equity through data-driven care.
Glidancen (UK)
Glidance is redefining mobility for people with sight loss through Glide, the world’s first autonomous guidance robot. Powered by robotics and AI, Glide intuitively leads users to their destination, offering a level of independence and confidence unmatched by traditional aids. For founder Amos Miller, who lost his sight in his 20s, this innovation is rooted in lived experience, and he brings personal insights to every step of Glidance’s journey. A leader in inclusive tech, he previously created Microsoft’s Soundscape app and now envisions Glide as the first step in a new era of accessible mobility. With Glidance, the future of freedom in motion is within reach for millions around the world.
The winning startup: MamaMate
After earning the main spot at the Women’s Innovation Factory Pitching Competition, Ele-vate AI Africa returned to AI for Good’s main stage and came out as the winner once again. At the Innovation Factory Grand Finale 2025, Elevate’s solution, MamaMate, was named a global winner, earning recognition from a distinguished panel of experts for its innovative, community-centered approach to maternal health in underserved regions.
Founded by Yvonne Baldwin, a social innovator from East Africa and a mother herself, Elevate AI Africa was born out of a deeply personal journey. When Yvonne became a first-time mom, she encountered a mix of joy and isolation, an experience shared by millions of women across Africa, especially those in rural areas with limited access to information, care, or emotional support. That lived reality became the
Romita Ghosh from RevolutionAIze
Eva Gubern from Predictheon
Amos Miller from Glidance

seed for MamaMate: a pocket-sized, voice-powered device designed to support mothers through the critical early months of parenting. Built specifically for lowresource environments, MamaMate works offline, charges via solar or USB, and uses AI-powered prompts to track baby care activities, offer culturally relevant nutrition tips, monitor maternal wellbeing, and connect mothers through anonymous peer messages, all in local languages and in ways that are accessible to women with low literacy. The Ele-vate Africa team created this device because they understood what it felt like to be invisible in systems that are supposed to care for you. Yvonne said “MamaMate is a reminder that AI can be gentle. It can be kind. It can stand beside you when no one else does.”
Now, MamaMate’s win at the Innovation Factory Grand Finale marks a powerful validation of that vision. The team expects to use the recognition and connections from the Women’s Innovation Factory to expand MamaMate’s AI model, called Birthright, into additional local languages, begin training frontline health workers, and build regional partnerships to enable large-scale, last-mile delivery across East and Southern Africa.
Yvonne stressed the importance of building tools that center human dignity, explaining that we’re so used to talking about scale and metrics, but real impact begins with trust. “If a mother trusts this device, she will use it. And if she uses it, she’ll feel supported. And if she feels supported, her child will have a better start in life. That’s what matters most.”
At the summit, Yvonne also reflected on what it meant to take part in AI for Good for the first time. “This was my first time attending AI for Good and my first experience with the ITU. From the moment I heard the Secretary-General’s opening remarks, I was filled with genuine hope that humanity still exists. Her commitment to bridging the digital divide resonated so deeply with me and affirmed that we are not alone in this journey. Being part of this global gathering
surrounded by extraordinary innovations and purpose-driven finalists was the biggest and most meaningful stage I’ve ever stood on.”
She continued, “The entire experience was absolutely incredible and deeply emotional. When MamaMate was named Winner of the Women’s Innovation Competition and Innovation Factory Champion at the AI for Good Global Summit, I felt the weight of every mother sitting in the silence of the digital divide. Every community health worker, every frontline midwife and doctor performing daily miracles with too few tools. Every woman who’s faced pregnancy and motherhood alone, afraid, and unseen. And I realized something profound: Innovation isn’t just about technology. It’s about justice and empowerment. This win is not just for me or my organization. It is a call to continue and fulfill the mandate placed upon us by the judges. Thank you to the ITU for giving our work a voice, and for creating a space where innovation truly serves humanity.”
For Ele-vate Africa, winning the Innovation Factory Grand Finale isn’t just a career milestone, it’s a call to action. The team is now seeking strategic partners across the public and private sectors to help lower production costs, strengthen distribution networks, and adapt the device for refugee settings, where maternal health challenges are even more acute.
Yvonne continues to mentor young innovators across the continent and is a strong advocate for ethical, locally led AI. At both Innovation Factory events, she reminded the global audience that Africa is not a passive recipient of tech innovation, it’s a source of creativity, resilience, and solutions that speak to the most urgent human needs.
“We built MamaMate because no mother should feel alone,” she said. “Technology should never replace care, but it can extend it. It can translate it. It can hold someone’s hand when no one else is there. That’s the future we’re building, and we’re just getting started.”
...continues from page 13
operations using AI bots and intelligent workflows across customer service, supply chain, and more.
Cloud-Native Applications: Refactored for better scalability and performance in cloud, hybrid, and multi-cloud environments.
7. Strong Data and AI Governance: A Defined Strategy
Governance ensures responsible and compliant adoption of modernization strategies. Core components include:
Policies and Standards: Establish clear guidelines for data access, usage, and security aligned with regulations such as GDPR and CCPA.
Ethics and Transparency: Implement frameworks to mitigate bias, ensure fairness, and build trust among stakeholders.
Actionable Templates: Use predefined templates for data classification, lineage tracking, AI model explainability, and risk assessment.
8. Talent Management: Upskilling and Reskilling the Workforce
Modernization of an information system is incomplete without investing in people. Talent management is crucial to building a workforce capable of leveraging advanced AI and analytics technologies:
Upskilling Programs: Train employees on cloud technologies, AI/ML frameworks, and modern data tools such as Databricks, Snowflake and Tableau
Reskilling Initiatives: Transition employees from legacy roles to AI-driven positions, enabling them to manage intelligent systems and workflows.
AI-Enabled Learning Platforms: Use platforms like Coursera, Udemy, and AptusLearn to deliver tailored learning programs on data science, machine learning, and application modernization.
Continuous Learning Culture: Encourage certifications, workshops, and participation in hackathons to stay updated on emerging technologies.
9. Conclusion: Transforming for the Future
Modernizing data, analytics, AI platforms, and applications is critical for enterprises to succeed in a digital-first economy. By leveraging scalable infrastructure, Generative and Agentic AI, together with robust governance, organizations can unlock new opportunities for growth and innovation.
Yvonne Baldwin from Ele-vate AI Africa
Why contact centre operators need to start thinking about AI with an enterprise-wide lens.
Artificial intelligence (AI) is transforming contact centres, offering a wide range of applications that enhance efficiency, improve customer experience (CX), empower agents, and reduce costs.
The early stages of discovery.
Vendors compete in a crowded market, looking to find a niche by providing solutions for different points in the customer journey and back-end operational tasks. Front-end solutions include automated engagement via intelligent virtual agents and chatbots, Interactive Voice Response (IVR) tools, and agent-assist solutions like AI copilots. Operational back-end applications include workforce management (WFM), quality assurance (QA), knowledge management, sentiment analysis, and security and fraud detection solutions. The hype around new and evolving AI, like conversational AI, generative AI (GenAI) and, more recently, agentic AI, complicates the decision-making process for operators looking to deploy these technologies. Given the options and need to embrace AI to remain competitive, many operators embrace a piecemeal approach. While siloed implementations can unlock cost savings, create efficiencies, and elevate CX, these benefits only scratch the surface of true value.
Preliminary engagements with AI.
Delivering tangible value and ROI is only possible when operators consider AI as an enterprise application and use it to support complex interactions. This is only possible when the journey is automated from end-to-end, yet only 18-20% of companies are thinking about true endto-end automation. Developing transformation strategies that consider the technology’s potential impact across the enterprise is the key to building future-ready AI-powered contact centres. Rather than simply initiating an automated response to a customer query to reduce call volumes or average handling time (AHT), AI solutions should trigger a flow of actions across the organisation that automates the entire journey. Whether implementing conversational, generative or agentic AI, this process begins by determining which journeys an operator can automate across the whole ecosystem and how AI can enhance every touchpoint.
AI impact is organisation-specific.
This may not look the same for different operators. Some are further in the adoption cycle. Often, an approach that initially seeks to automate the simplest journeys unlocks the most value, as the resultant cost savings can fund subsequent automation projects. Operators may also measure the success of projects differently, looking at metrics like reductions in full-time equivalent (FTE) employees or cost to serve, increased call volumes, or improved employee advocacy. Whatever the goal and measure of success, correctly structured data is a prerequisite for delivering end-to-end automation. Deriving tangible value from automation becomes harder to achieve without structured data and an existing knowledge base because resource order tools rely on this data format to manage interaction flow.
Structured data provides the clarity, consistency, and machinereadability necessary for automation, decision-making, predictable outcomes, and integration, such as CRM and CSM solutions. Structured data securely stored in a centralised location is also critical, as it ensures AI language models can ingest data and access knowledge that shapes understanding of the business’s offering.
The impact of structured data.
This is necessary to support conversational AI for basic responses to customer prompts or queries, GenAI to action upstream and downstream tasks, and agentic AI, which is goal-driven and actionoriented, able to make decisions about the outcome it believes the customer wants. For example, operators can automate simple customer journeys, using conversational AI to respond to frequently asked questions (FAQs). However, this must be designed in a way that the customer will use, otherwise it will fail. Building sophisticated self-service automation requires the ability to interpret wider data sets, along with access to a deeper knowledge base. This is relevant given the emergence of real-time voice AI as contact centre operators look to replace agents with voice AI chatbots to significantly reduce their cost to serve and remove language barriers. Voice AI can handle the conversation and offer a response, no matter how a customer asks a question. Eventually, providing emotive responses.
A future-focused AI strategy.
These toolsets are only valuable when the AI bot can trigger the task or action requested by the customer, which requires end-to-end automation. Operators must also monitor and report on these journeys to determine the success rate and measure the tangible value AI delivers. Bringing these solutions to life and realising tangible value requires a solution partner that knows how to structure data and can design the AI engine in a way that interprets what customers are saying or asking for. The solution provider must know how to automate workflows to benefit other upstream and downstream resources, such as order management or billing systems. Finally, a solution provider must continually optimise and evolve these automated journeys according to changing business, operational or regulatory requirements, and work with AI frameworks that are still maturing.
WHY CONTACT CENTRE OPERATORS NEED TO START THINKING ABOUT AI WITH AN ENTERPRISE-WIDE LENS
Artificial intelligence (AI) is transforming contact centres, offering a wide range of applications that enhance efficiency, improve customer experience (CX), empower agents, and reduce costs.
The early stages of discovery Vendors compete in a crowded market, looking to find a niche by providing solutions for different points in the customer journey and back-end operational tasks.
Front-end solutions include automated engagement via intelligent virtual agents and chatbots, Interactive Voice Response (IVR) tools, and agent-assist solutions like AI copilots.
Operational back-end applications include workforce management (WFM), quality assurance (QA), knowledge management, sentiment analysis, and security and fraud detection solutions.
The hype around new and evolving AI, like conversational AI, generative AI (GenAI) and, more recently, agentic AI, complicates the decision-making process for operators looking to deploy these technologies.
Given the options and need to embrace AI to remain competitive, many operators embrace a piecemeal approach.
While siloed implementations can unlock cost savings, create efficiencies, and elevate CX, these benefits only scratch the surface of true value.
Preliminary engagements with AI
Delivering tangible value and ROI is only possible when operators consider AI as an enterprise application and use it to support complex interactions.
This is only possible when the journey is automated from end-to-end, yet only 18-
20% of companies are thinking about true end-to-end automation.
Developing transformation strategies that consider the technology’s potential impact across the enterprise is the key to building future-ready AI-powered contact centres.
Rather than simply initiating an automated response to a customer query to reduce call volumes or average handling time (AHT), AI solutions should trigger a flow of actions across the organisation that automates the entire journey.
Whether implementing conversational, generative or agentic AI, this process begins by determining which journeys an operator can automate across the whole ecosystem and how AI can enhance every touchpoint.
AI impact is organisation-specific
This may not look the same for different operators. Some are further in the adoption cycle. Often, an approach that initially seeks to automate the simplest journeys unlocks the most value, as the resultant cost savings can fund subsequent automation projects.
Operators may also measure the success of projects differently, looking at metrics like reductions in full-time equivalent (FTE) employees or cost to serve, increased call volumes, or improved employee advocacy.
Whatever the goal and measure of success, correctly structured data is a prerequisite for delivering end-to-end automation.
Deriving tangible value from automation becomes harder to achieve without structured data and an existing knowledge base because resource order tools rely on this data format to manage interaction flow.
Structured data provides the clarity, consistency, and machine-readability necessary for automation, decision-making, predictable outcomes, and integration, such as CRM and CSM solutions.
Structured data securely stored in a centralised location is also critical, as it ensures AI language models can ingest data and access knowledge that shapes understanding of the business’s offering.
The impact of structured data
This is necessary to support conversational AI for basic responses to customer prompts
or queries, GenAI to action upstream and downstream tasks, and agentic AI, which is goal-driven and action-oriented, able to make decisions about the outcome it believes the customer wants.
For example, operators can automate simple customer journeys, using conversational AI to respond to frequently asked questions (FAQs). However, this must be designed in a way that the customer will use, otherwise it will fail.
Building sophisticated self-service automation requires the ability to interpret wider data sets, along with access to a deeper knowledge base.
This is relevant given the emergence of real-time voice AI as contact centre operators look to replace agents with voice AI chatbots to significantly reduce their cost to serve and remove language barriers.
Voice AI can handle the conversation and offer a response, no matter how a customer asks a question. Eventually, providing emotive responses.
A future-focused AI strategy
These toolsets are only valuable when the AI bot can trigger the task or action requested by the customer, which requires end-to-end automation.
Operators must also monitor and report on these journeys to determine the success rate and measure the tangible value AI delivers.
Bringing these solutions to life and realising tangible value requires a solution partner that knows how to structure data and can design the AI engine in a way that interprets what customers are saying or asking for.
The solution provider must know how to automate workflows to benefit other upstream and downstream resources, such as order management or billing systems.
Finally, a solution provider must continually optimise and evolve these automated journeys according to changing business, operational or regulatory requirements, and work with AI frameworks that are still maturing.
Make meaningful AI impact with Connect. Get in touch
Enhancing Accuracy and Efficiency in AP Reconciliation: The Power of AI
Can AP teams keep up with supplier statement reconciliation? Discover how automation and AI changes the game.
Supplier statement reconciliation is a laborious yet critical task for businesses worldwide, and South Africa is no exception. For Accounts Payable teams, it often means hours spent on manual cross-checks, data interpretation and follow-ups, all for a process that stays invisible when done correctly but creates real issues when overlooked. But what if this no longer had to be the case? What if AP teams could trade inefficiency for intelligence thanks to AI-powered automation? In this article, we unpack the key challenges AP managers face with reconciliation, reveal the hidden risks of outdated methods and show how automation and AI are enabling finance teams to take back control, once and for all.
The hidden pain of reconciliation
On the surface, reconciling supplier statements may seem straightforward: compare what a supplier says you owe with what your system shows. But in reality, it’s a complex, error-prone process that puts unnecessary strain on AP teams.
Statements arrive in an inconsistent mix of formats (PDFs, Excel files, emails, even paper) making standardisation a challenge from the outset. Matching each line item to internal records can take hours and identifying discrepancies is a tedious, manual task that frequently causes delays. As invoice volumes grow, so do the risks: missed credits, duplicate payments, and ledger inaccuracies that can undermine financial reporting.
Manual reconciliation doesn’t just drain time and resources, it creates blind spots at the worst possible moment: month-end, when precision is non-negotiable. Yet many AP teams continue to rely on outdated methods, leaving businesses exposed and efficiency out of reach.
Yooz: your reconciliation made quick and simple
YoozVendorStatements transforms the way AP teams handle supplier statements by bringing intelligence and structure to a traditionally chaotic process.
It starts by ingesting supplier statements in any format, whether PDF, Excel, email or scanned paper and automatically extracting the key data. From there, the solution matches each statement line with the relevant documents already in the system, instantly flagging any discrepancies and guiding users through a fast and efficient investigation process.
Clear, concise summaries are generated to help teams communicate with suppliers more effectively, reducing back-and-forth and dispute resolution time. And thanks to fully configurable workflows, Yooz adapts to the needs of any business, from routine monthly reconciliations to more complex, high-volume environments.
Whether you’re an AP clerk managing dayto-day operations or a Financial Director seeking greater visibility and control, Yooz helps reclaim valuable time while improving accuracy and collaboration.


Why automation is essential, not optional
Automating supplier statement reconciliation isn’t just about saving time. It’s about protecting the business and eliminating risk.
With automation, discrepancies are flagged immediately, stopping errors before they affect your accounts. Smart data extraction handles a wide range of formats and processes them with precision, cutting out manual input and the human errors that come with it. Matching statements to invoices, credits and payments becomes automatic, speeding up the entire reconciliation process and freeing teams from repetitive checks.
But the real value goes beyond efficiency. Financial reporting becomes more reliable; audit trails are created in real time and supplier relationships improve through faster dispute resolution and clearer communication.
Ultimately, automation turns reconciliation from a chaotic, end-ofmonth scramble into a consistent, controlled and fully auditable process every single time.
YoozVendorStatements

For an in-depth exploration of these topics, attend our workshop titled Effortless AP Reconciliation: Using AI to Boost Accuracy and Efficiency at AI Expo Africa and come and meet us at stand S6 – October 29-30-31/10/2025 Sandton Convention Center, Johannesburg, South Africa.
Real-Time
Your contact in South Africa
Interface Systems S.A. (Pty) Ltd
1st Floor, Block B, St Andrews Office Park 6 Meadowbrook Lane, Epsom Downs
Phc +27-(0)11-706-8281
Adri du Plessis : adridp@interfacesystems.co.za
400,000+ companies in 50+ countries are automating their P2P processes with Yooz
AI AND AUTOMATION AS AFRICA’S NEXT ENTERPRISE ADVANTAGE
AI, automation, and intelligent software are reshaping how African organisations innovate, scale, and deliver value
As artificial intelligence moves from concept to practice, enterprises are under pressure to simplify complexity, integrate legacy systems, and accelerate digital delivery. Success no longer depends on simply adopting new tools, it requires a holistic approach that blends AI, automation, and enterprise-grade software development into a strategy that is both futureready and peoplecentred. This is where JustSolve partners with organisations to turn ambition into action, creating digital solutions that deliver measurable business impact.
Doing More with Less African enterprises face a unique challenge of delivering innovation at speed while optimising resources. Traditional development cycles can no longer keep up with the market, and fragmented systems only add to the complexity. At JustSolve,

we empower businesses through digital innovation, bringing together AI and modern software development to change this dynamic in what was coined by Gartner as Hyperautomation. By creating intelligent digital solutions that combine decisionmaking, automated workflows and humancentred design, we help organisations simplify complexity, remove inefficiencies and deliver measurable outcomes.
Real AI in Action
Across industries, the results are already visible. In banking, AI-driven onboarding and compliance workflows are reducing approval times and lowering risk. In healthcare, intelligent automation is easing the administrative burden so staff can focus on patients. In mining, real-time data dashboards are improving safety monitoring and operational decisions. In fintech, rapid, secure MVPs enable startups to scale without compromising compliance, and the use case list for AI goes on. These are
not pilots or prototypes, they are solutions already deployed, delivering ROI today.
Staying Future-Ready
Technology is evolving faster than ever, and the enterprises that thrive will be those that design adaptable digital systems. That means integrating legacy systems to protect prior investments, not ‘rip and replace’. It means embedding ethics and compliance into AI solutions to build trust and accountability. And it means adopting a modular, scalable design so software grows with the business, not against it.
At JustSolve, we don’t just build applications. We partner with startups, SMEs, and enterprises to design and develop AI-driven, future-ready digital solutions that transform businesses faster, smarter, and with measurable impact.
“The real measure of AI success is not the code written, but the business value delivered.”

DUBAI JOINS SOUTH AFRICA AI ASSOCIATION INITIATIVE TO LAUNCH GLOBAL AI TRADE & INVESTMENT HUB
/ Read original story here /
The hub will serve as a catalyst for collaboration and platform for startups in high-potential, emerging markets.
Dubai – Dubai Future Foundation (DFF), through the Dubai Centre for Artificial Intelligence (DCAI), has partnered with the South African Artificial Intelligence Association (SAAIA) to help launch a dedicated AI trade & investment hub with the aim of fast-tracking crossborder collaboration and unlocking new avenues for AI startups and investors across Africa, the Middle East, and Europe.
There are various regional partners behind the initiative, including from Europe. DCAI, established by His Highness Sheikh Hamdan bin Mohammed bin Rashid Al Maktoum and overseen by DFF, is the Middle East launch partner. By addressing barriers around market access and capital, the hub will serve as a catalyst for trade, innovation exchange, and responsible AI development in highpotential, emerging markets.
Saeed Al Falasi, Director of the Dubai Centre for Artificial Intelligence, said: “AI is redrawing the map of global opportunity, and cross-continental collaboration is key to navigating it. This partnership is designed to help ideas, talent, and capital flow freely across borders. By connecting dynamic and fast-growing ecosystems, we’re supporting startups in emerging markets and shaping a more inclusive future in AI. As a global crossroads of trade, capital, and talent, Dubai is a place where bold ideas can take root and be exported to the world.”
Dr. Nick Bradshaw, Founder and Chairman of SAAIA, said: “AI investment is growing rapidly across Europe and the Middle East, but Africa’s innovation landscape is underrepresented—despite being home to some of the most dynamic startups in the
world. Our partnership with the Dubai Centre for Artificial Intelligence and other partners is a strategic step to help close that gap by giving African startups greater access to global capital, markets, and networks.”
Recent success stories such as the $628 million acquisition of Tunisian AI startup InstaDeep highlight Africa’s untapped AI potential. The new hub will matchmake startups and investors, support business expansion, and amplify the voices of emerging AI ecosystems.
Dr. Bradshaw added: “This isn’t just a symbolic partnership—it’s a functional pipeline for AI-driven trade and investment between Africa, the Middle East, and beyond. It’s time to act, and we’re thrilled to be moving forward with Dubai as our regional partner.”
“ Recent success stories such as the $628 million acquisition of Tunisian AI startup InstaDeep highlight Africa’s untapped AI potential. ”




UK Designed & Built - Shipped, Installed and Commissioned wherever in the world it’s required Powercube’s Modular solutions can get you there... fast.


ExampleRDHx @ 90kW per rack

✔ Powercube AI orientated HPC Containerised Modular Data Centre solutions deliver flexible, scalable,Tier 2, 3, 4 - Hybrid or pure HPC compute environments
✔ DX. RDHx. DLC. and/or IMMERSION technologies to suit your specific requirements/choice of vendor
✔ Design, build, plug-in & play with zero disruption to your existing datacentre
✔ Integrate your preferred technology partners
Powercube Custom Containerised Modular Data Centres are fast becoming the choice for mainstream RDHx, DLC and Immersion technologies. From 1 to 38 racks in a single Powercube container footprint. Co-join multiple Powercubes to create larger flexible DC environments.

Artificial Intelligence is changing everything. Future-fit organisations proactively prepare their workforce for the Age of AI.
Artificial intelligence has reached a tipping point. It is no longer a futuristic concept. It is reshaping how we work, lead and compete right now. Skills transformation has never been more urgent. Delaying skills transformation means technology races ahead while people and organisations fall behind.
McKinsey reports that while 92% of organisations are investing in AI technologies, only 1% feel fully prepared. The gap between aspiration and readiness has never been wider.
At the centre of this challenge is AI fluency. By this we mean giving people the awareness, confidence and judgement to use AI tools effectively - and the ability to see where AI creates value in their work. It is not about turning everyone into a data scientist. It’s about ensuring people at all levels of an organisation can apply AI in meaningful ways, make informed decisions, and adapt as technology evolves. Being ‘AI-ready’ is about more than introducing new tools. It is about ensuring your workforce has the mindset and skills to adapt, apply, and even lead, as technology reshapes their work. That means
“ 92% of organisations are investing in AI. Only 1% feel ready. The gap between aspiration and readiness has never been wider. ”
AI FLUENCY
Why skills transformation can’t wait
/ Bridget Theron – Managing Director, Impactful powered by LRMG /
equipping people not only to use AI tools but to think strategically about where and how AI creates value for them and the organisationharnessing its power to drive innovation and impact.
AI fluency is fast becoming a defining capability for the human-centred, AIenabled workplace. It’s a journey, and every organisation is on it, with some just beginning to experiment, while others are already building advanced applications. Wherever you are, the need remains the same: to move your people forward with confidence, agility, purpose and the right skillsets.
The question leaders must be asking now is: how do we turn skills transformation into the driver of progress, not the barrier?
The AI-enabled workplace is evolving at eye-watering speed, but people’s skills often struggle to keep pace. Some organisations are still wrestling with digital basics; others buy technology like a trophy, leaving their people unprepared. As one Financial Times commentator put it, companies are “buying Ferraris without giving their people driving lessons”.
Skills gaps remain the biggest barrier to transformation – in fact, the World Economic Forum reports that 63% of business leaders cite this as their top concern.
Building AI fluency means creating a readiness mindset across the organisation — one that drives the momentum needed to develop capability at every level. To lead the AI revolution with confidence, skills transformation must be deliberate and aligned, reaching the whole workforce rather than isolated groups. Leaders must also ask whether their culture genuinely encourages smarter ways of working, and whether their vision inspires people to believe their work truly matters. Because ultimately, AI fluency is about more than addressing upskilling needs - it’s about shaping how people think, work and grow in an AI-enabled world.
It requires that leaders shape a workforce that is agile, able to make mental shifts, and is ready to learn, grow and adapt continuously. This requires aligning skills, visibility, agility and inspiration - and rethinking how technology and talent strategies come together. CEOs may own the AI agenda, CIOs the technology roadmap, and CHROs the talent strategy, but none of these can stand alone. True progress
“ AI fluency is not optional. It’s the defining capability that will decide whether organisations keep pace - or fall behind. ”
depends on alignment; systems without people, or leadership without cohesion, cannot deliver transformation.
Impactful’s
role
At Impactful, powered by LRMG, this is our focus. As a Microsoft Certified Partner – already holding the Azure badge, with other badges in progress – we work with organisations to close AI-readiness skills gaps. Our team delivers comprehensive reskilling programmes, helping companies move beyond AI adoption to genuinely building AI-capabilities.
Skills transformation can’t wait. At Impactful, we help organisations build the AI fluency their people need today – because readiness delayed is opportunity lost. We don’t just train. We coach teams to be truly AI work ready.
Training helps to close skills gaps. Coaching ensures those skills are applied in the workplace with relevance and confidence. The future of work isn’t just about learning AI; it’s about learning how to work with AI. That’s the journey we take with every client partner at Impactful!
Contact
Bridget Theron, Managing Director, Impactful
powered by LRMG BridgetT@impactful.co.za

Pinnacle AI Services
Pinnacle has announced a significant expansion of its artificial intelligence (AI) portfolio, introducing a range of new services and consulting capabilities designed to help businesses navigate the rapidly evolving AI landscape.
This strategic move underscores Pinnacle’s commitment to providing comprehensive AI solutions that not only meet the demands of today’s market but also anticipate the needs of tomorrow.
With AI becoming an increasingly critical component of business strategy, Pinnacle’s expanded offering aims to support organisations in leveraging AI to drive innovation, enhance efficiency, and improve decision-making processes. The new services are tailored to assist businesses at every stage of their AI journey, from initial planning and strategy development to full-scale implementation and ongoing optimisation.
A key component of Pinnacle’s expanded AI offering is its consulting services, which provide businesses with access to a team of AI experts who bring deep industry knowledge and technical expertise. These consultants work closely with clients to understand their unique challenges and objectives, delivering customised AI strategies that align with their business goals. This personalised approach ensures that organisations can maximise the benefits of AI while minimising potential risks and disruptions.
In addition to consulting, Pinnacle is offering a suite of managed AI services, including data management, machine learning model development, and AI-powered automation solutions. These services are designed to streamline the adoption
of AI technologies, allowing businesses to focus on their core operations while Pinnacle handles the complexities of AI integration and management.
Pinnacle’s CEO, Tim Humphreys-Davies, highlighted the importance of this expansion, stating, “As AI continues to reshape industries, it’s crucial for businesses to have the right tools and guidance to harness its full potential. Our expanded AI services and consulting capabilities are designed to provide that support, helping our clients achieve their strategic objectives through intelligent, data-driven solutions.”
The expansion also reflects Pinnacle’s ongoing investment in AI research and development, ensuring that its offerings remain at the forefront of technological innovation. By combining cutting-edge AI technology with expert consulting and support, Pinnacle is well-positioned to help businesses of all sizes and sectors successfully integrate AI into their operations.
As AI adoption continues to accelerate across industries, Pinnacle’s enhanced services and consulting expertise will be instrumental in helping businesses not only keep pace with the competition but also lead the way in their respective markets. This latest development solidifies Pinnacle’s role as a trusted partner for organisations seeking to navigate the complexities of AI and unlock new opportunities for growth and success.

For more information, contact us: www.pinnacle.co.za | +27 (0) 11 265 3000

Partner with Africa's leading data science platform to access the power of 72 000+ data scientists for your business.
Partner with Africa's leading data science platform to access the power of 72 000+ data scientists for your business.
Through our partnership program, organisations can tap into this pool of talent, access machine learning and AI solutions, and stay at the forefront of innovation.
Through our partnership program, organisations can tap into this pool of talent, access machine learning and AI solutions, and stay at the forefront of innovation.
Our quick turnaround means you keep improving with the smartest minds in data science on your team.
Our quick turnaround means you keep improving with the smartest minds in data science on your team.
GET IN TOUCH
GET IN TOUCH

w ww.zindi.africa
w ww.zindi.africa
tam@zindi.africa
tam@zindi.africa
+44 7 522 120077
+44 7 522 120077
Interrogate AI. Don't Idolise It.
Data-confident leaders challenge every claimand demand measurable business value in return.

At Nexus Data, we ask the hard questions your AI and analytics projects can’t escape. Our proven approach gives leaders the confidence and discipline to demand measurable results - not vague promises. By holding every investment accountable, we help you unlock revenue, drive strategic growth, and stay ahead of the competition. Whether you’re starting your data journey or scaling advanced AI, we make sure the answers always stand up to scrutiny.
nexusdata.global


FROM AI HYPE TO TANGIBLE BUSINESS VALUE: HOW DATA-CONFIDENT LEADERS
DRIVE MEASURABLE IMPACT
/ By Zjaén Coetzee – CTO, Nexus Data /

The AI Boom and Its Quiet Failures
Like an explosion rocking the world with its sudden impact, the AI boom has become almost impossible to ignore. Boardrooms across Africa and beyond are alive with conversations about generative models, autonomous decision-making, and AI-powered transformation.
Yet, for every headline success story, there’s a quiet graveyard of stalled pilots, halfimplemented platforms, and costly initiatives that never lived up to their promise. AI’s potential is only realised when it stands on a foundation of strong, value-driven data analytics. Without this, AI becomes little more than a science experiment with little commercial return.
The Missing Ingredient: Data-Confident Leadership
Having found myself in the data space for over a decade now, I’ve witnessed a pattern emerging over the last few years:
Companies leap straight into AI adoption without first building confidence in their ability to create value from analytics.
Leadership teams are dazzled by what AI could do but lack a structured way to measure what it is doing.
Data teams showcase technical brilliance while business leaders lose sight of tangible outcomes.
It soon becomes clear that most companies are missing something. And I believe that leadership is the missing piece. More specifically, the kind of data-confident leadership Karl Dinkelmann CA(SA) and I wrote about in our Amazon bestseller, Drive RAPPID Results From Data.
Data-confident leaders are decision-makers who interrogate claims, challenge misaligned initiatives, and demand measurable business value. They insist on clarity: What value are we enabling, how will we measure it, and how will we assure it?
By building this capability before investing in AI, companies avoid fragmented platforms, underused tools, and overpromised outcomes.
A Lesson from Experience I’ve seen AI enthusiasm quickly turn into stalled initiatives. Four out of five data and AI projects fail, not for technical reasons but because leadership ambition is misaligned with data value foundations.
One global manufacturer, for example, invested heavily in predictive maintenance without trusting its data, leading to frustration and scepticism. Yet, once leadership applied The RAPPID Value Cycle by prioritising and assigning accountability, the programme restarted and delivered measurable efficiency. Technology rarely fails; discipline in execution does.
Why AI Without Value Foundations Fails
Research consistently shows that most data analytics projects fail to deliver sustained value. AI is no exception. In fact, the risks are higher because costs are greater and stakeholder expectations sharper.
Successful AI initiatives emerge from companies that:
Already generate consistent value from analytics.
Apply clear investment criteria tied to measurable ROI.
Maintain trust in their data pipelines and governance.
“ Research consistently shows that most data analytics projects fail to deliver sustained value. AI is no exception. In fact, the risks are higher because costs are greater and stakeholder expectations sharper. ”
Without these foundations, even the most advanced AI becomes a metaphorical “black box” that no one trusts and everyone questions.
Africa’s Opportunity: From Leapfrogging to Lasting Value
Across Africa, governments, investors, and companies are driving bold AI ambitions, from Microsoft’s $70 million cloud investment in South Africa to new regulatory discussions. Yet investment alone does not ensure outcomes.
Africa’s real advantage is leapfrogging legacy systems, but without value-driven foundations, bold moves risk ending in poor adoption. Success depends less on capital or scale than on leadership that builds trust in data and relentlessly pursues measurable results across sectors from fintech to mining, manufacturing, and retail.
...continues on page 33



THE RAPPID VALUE CYCLE: A Proven Playbook for Turning Data and AI Investments into Sustained Growth
/ By Zjaén Coetzee – CTO, Nexus Data /
From Pilots to Proven Value

Many organisations treat AI “success” as launching a model or deploying a platform. Implementation may feel like a milestone, but it is only the first lap. The real finish line is sustained business value: proving that every investment drives measurable growth. Yet most companies lack a structured way to move from data to outcomes, leaving assets in silos, delivery fragmented, investments wasted, and leaders frustrated.
Introducing The RAPPID Value Cycle
The RAPPID Value Cycle was developed across decades of work in data analytics, AI, and business transformation. This is no conceptual maturity model, but instead a practical roadmap that guides organisations through the full lifecycle of value creation. At its heart lies a simple idea: data and AI only matter if they create measurable business impact.
Each step of the cycle is designed for tracking. Progress is measured not just through dashboards and KPIs, but through tangible results such as revenue growth, efficiency gains, or improved customer experience.
Why This Matters Now
The timing for such a framework could not be more critical. Across Africa, investment in AI is accelerating. Multinationals are expanding cloud and AI infrastructure, governments are debating regulation, and local innovators are creating solutions tailored to African contexts. The opportunity is immense, but history shows that technology alone is no guarantee of results. What sets successful organisations apart is not their speed of adoption but their ability to integrate people, process, platforms, and data trust into a single value chain.
Platforms without governance fail, teams without culture resist adoption, and data without trust undermines decision-making. Only when all of these elements align can organisations move beyond pilots and experiments to deliver measurable outcomes at scale.
Proven in Practice
The RAPPID Value Cycle is no longer theoretical. It has already helped organisations across industries reduce waste, accelerate adoption, and unlock new revenue. In financial services, one company shifted from fragmented reporting to a coherent data strategy that cut operational inefficiencies by 20 percent while building a clear pipeline of AI-enabled revenue opportunities.
In manufacturing, leaders used our frameworks to focus on a small set of highvalue initiatives, avoiding millions in wasted investment and achieving measurable productivity improvements. Retailers have also applied this methodology to align marketing, operations, and technology teams, ensuring that every AI use case was tied directly to customer and commercial outcomes.
These are not isolated wins. They demonstrate that when companies follow a structured playbook, they can turn data and AI investments into engines of sustained growth rather than experiments that never scale.
Why It Works
Most executives are familiar with maturity models that describe where their organisation stands in comparison to others. While useful for benchmarking, these models rarely tell leaders what to do next.
...continues from page 31
From Hype to Measurable Impact: The RAPPID Value Framework
This is where our work at Nexus Data is focused. Companies need more than AI ambition; they need execution discipline. That is the purpose of the The RAPPID Value Cycle, which we outline in our book, Drive RAPPID Results from Data.
This proven framework equips leaders to:
Recognise value opportunities that matter commercially, not just technically.
Align investments with strategic business outcomes.
Preserve resources by adjusting when conditions change.
Embed trust across people, platforms, and processes.
It is a practical roadmap for bridging the gap between hype and measurable results. We developed it not as a theory but as a repeatable system to help companies maximise returns from their data and AI initiatives.
The Path Forward
AI is less about algorithms and more about outcomes. Yet outcomes depend on leaders who bridge the hype-to-value gap with confidence, discipline, and relentless focus on measurable impact.
Africa is at a turning point.
With the right leadership, the continent can turn AI ambition into an engine for sustainable growth across industries and economies. This will require executives who demand clarity, accountability, and value from every initiative.
Thriving companies will be those whose leaders make data confidence central, moving Africa from hype to lasting business value.
Zjaén Coetzee is Co-Author of Drive RAPPID Results from Data and CTO of Nexus Data, a company dedicated to helping businesses turn data and AI investments into measurable growth.
...continues on page 35

CASSAVA TECHNOLOGIES
PARTNERS WITH THE SOUTH AFRICAN ARTIFICIAL INTELLIGENCE ASSOCIATION TO BOOST LOCAL ACCESS TO AI COMPUTE SERVICES
/ Read original story here /
Cassava Technologies, a global technology leader of African heritage, is pleased to announce that it has signed a Memorandum of Understanding (MOU) with the South African AI Association (SAAIA), an industry body focused on growing responsible AI adoption, to deliver artificial intelligence (AI) solutions and GPU-as-aService (GPUaas) across the African continent.
In terms of the agreement, SAAIA’s more than 3,000 AI practitioners, comprising entrepreneurs, researchers, and members of the wider business community in South Africa, will have access to Cassava’s data centre GPUs to develop and deploy local AI solutions and initiatives. The two organisations will also collaborate on initiatives aimed at supporting the regional and broader African AI ecosystem.
“We are proud to partner with SAAIA to support the growth of Africa’s AI ecosystem. By extending our advanced AI infrastructure and capabilities to SAAIA’s growing community of AI professionals, we’re enabling greater access to the compute power required to build, test, and scale innovative local solutions. We believe this partnership will deliver meaningful value to both organisations and, more importantly, to the business and research communities driving AI development on the continent,” said Ziaad Suleman, CEO of Cassava Technologies South Africa and Botswana.
As South Africa’s leading AI ecosystem builder, the South African Artificial Intelligence Association is focused on promoting the advancement of responsible AI in the country by uniting thousands of AI practitioners across the commercial, government, academic, startup, and NGO sectors. SAAIA also hosts the largest AI event in Africa, AI Expo Africa, and serves as a driving force behind trade and investment in the continent’s rapidly expanding smart technology segment.
“SAAIA is pleased to be partnering with Cassava Technologies in strengthening AI in South Africa. Supporting local AI entrepreneurs is a key pillar of SAAIA, and access to GPU-as-a-Service is a key enabler to growing the emerging AI startup ecosystem,” said SAAIA Founder and Chairman, Dr Nick Bradshaw.
Cassava’s collaboration with SAAIA reinforces its commitment to providing
world-class digital solutions and advancing responsible AI adoption, innovation, and growth in Africa. It follows Cassava’s recent announcement of plans to build Africa’s first AI factory, providing local businesses, governments, and researchers with access to cutting-edge AI computing capacity. This aligns with Cassava’s vision of being the leading digital solutions provider in its chosen markets, empowering Africans to thrive in the digital economy.
About Cassava Technologies
Cassava Technologies is a global technology leader of African heritage providing a vertically integrated ecosystem of digital services and infrastructure enabling digital transformation. Headquartered in the UK, Cassava has a presence across Africa, the Middle East, Latin America and the United States of America. Through its business units, namely, Cassava AI, Liquid Intelligent Technologies, Liquid C2, Africa Data Centres, and Sasai Fintech, the company provides its customers’ products and services in 94 countries. These solutions drive the company’s ambition of establishing itself as a leading global technology company of African heritage.
https://www.cassavatechnologies.com/

CASSAVA TO UPGRADE ITS DATA CENTRES WITH NVIDIA SUPERCOMPUTERS TO DRIVE AFRICA’S AI FUTURE
Cassava Technologies announces plans to build Africa’s first AI factory — a powerful and supersecure data centre facility powered with NVIDIA AI computing technology. This will give African businesses, governments and researchers access to cutting-edge AI computing capacity — helping them develop smarter AI products, streamline operations and stay competitive in a fast-changing world. It provides the supercomputers and software needed to train AI while keeping data within Africa’s borders.
Cassava plans to deploy NVIDIA accelerated computing and AI software using NVIDIA Cloud Partner (NCP) reference architectures, at its data centres in South Africa by June 2025, with expansion planned at its other data centre facilities in Egypt, Kenya, Morocco and Nigeria. Cassava’s AI Factory will leverage the company’s pan-African high-speed, ultra-low-latency, fibre-optic network with sustainable data centres to deliver AI as a Service (AIaaS). Cassava’s world-class data centres are designed to be energy efficient, using less electricity to power AI computing workloads.
NVIDIA GPU-based supercomputers will power the AI factory, enabling faster AI model training, fine-tuning and advanced inference capabilities. Cassava aims to be the first to introduce these accelerated computing platforms to Africa as an NCP, playing a crucial role in the continent’s AI ecosystem.
The Cassava AI Factory will ensure businesses and researchers have access to the AI computing power required to scale, boost productivity and power innovation. By using this secure, high-performance AI Factory, African businesses and governments can develop local solutions to local challenges, enabling Africans to build, train, scale and deploy AI in a secure environment compliant with global and local regulations.
“Building digital infrastructure for the AI economy is a priority if Africa is to take full advantage of the fourth industrial revolution. Our AI Factory provides the infrastructure for this innovation to scale,
empowering African businesses, startups and researchers with access to cutting-edge AI infrastructure to turn their bold ideas into real-world breakthroughs — and now, they don’t have to look beyond Africa to get it,” said Strive Masiyiwa, Founder & Chairman of Cassava. “Collaborating with NVIDIA gives us the advanced computing capabilities needed to drive Africa’s AI innovation while strengthening the continent’s digital independence.”
“AI is helping innovators solve our greatest challenges in agriculture, healthcare, energy, financial services and many other industries creating opportunity in Africa,” said Jaap Zuiderveld, VP EMEA at NVIDIA. “As an NVIDIA Cloud Partner, Cassava is providing essential infrastructure and software to help pioneering companies and organizations accelerate AI development to foster innovation across the continent.”
Cassava’s AI Factory marks the next step in the group’s long-standing leadership in providing world class digital solutions, reinforcing its broader commitment to responsible AI adoption, innovation and productivity growth in Africa.
About Cassava Technologies
Cassava Technologies is a global technology leader of African heritage providing a vertically integrated ecosystem of digital services and infrastructure enabling digital transformation. Headquartered in the UK, Cassava has a presence across Africa, the Middle East, Latin America and the United States of America. Through its business units, namely, Cassava AI, Liquid Intelligent Technologies, Liquid C2, Africa Data Centres, and Sasai Fintech, the company provides its customers' products and services in 94 countries. These solutions drive the company's ambition of establishing itself as a leading global technology company of African heritage.
https://www.cassavatechnologies.com/

...continues from page 33
The RAPPID Value Cycle was designed to close this gap: it goes beyond categorisation to provide companies with a trustworthy roadmap, guiding them step by step to ensure data analytics and AI-led initiatives generate measurable business value.
By focusing on outcomes, these frameworks help executives bridge the divide between business ambition and technical execution. Leaders are no longer left wondering if their AI investments will pay off. Instead, they can answer the most important question with confidence: how is this investment creating value?
The Africa Advantage Africa has the unique opportunity to apply structured frameworks like The RAPPID Value Cycle at an earlier stage of its AI journey. In many mature markets, the rush to adopt advanced tools came before the foundations were ready, leading to overspend and under-delivery. Africa can learn from this by embedding execution discipline into its strategies from the outset.
By focusing on value first, African organisations can position themselves not merely as consumers of global technologies, but as leaders in applying AI for inclusive and scalable growth. Whether in fintech, mining, manufacturing, or retail, the organisations that succeed will be those whose leaders demand accountability, clarity, and measurable impact from every initiative.
The Choice for Leaders
As AI reshapes industries, the differentiator will not be who adopts the latest model first. It will be who builds the discipline to translate investment into results. The choice for leaders is simple: continue experimenting in siloes or adopt a proven playbook for scaling with confidence.
The RAPPID Value Cycle gives decision-makers the roadmap they need to move from hype to measurable outcomes. It replaces guesswork with accountability and transforms ambition into sustained business growth.
For those ready to begin, resources and diagnostic tools are available at rappidvaluecycle.com.

AI doesn’t have to be overhyped, confusing, or impossible to digest. At AvoChoc, we keep it simple, real solutions, measurable results, and tech your team will actually enjoy using.
We design AI that...


AFRICA’S TOP 20 COUNTRIES FOR AI
The African AI Ecosystem Top 20 Countries
/ Read original story here /

Research by the South African AI Association and the AI Media Group has shown that 94% of the African AI Ecosystem is contained in just 20 countries.
Back in 2020 the AI Media Group, South Africa began a fundamental analysis of the African AI Ecosystem and the companies in Africa with a declared specialism in Artificial Intelligence. This work formed the basis of the highly rated first edition of the State of AI in Africa Report that offered the first detailed analysis of the emerging Artificial Intelligence (AI) landscape in Africa.
It contains multiple statistics and trends while offering insights on key communities driving the ecosystem across the continent. The report was principally created to offer multiple statistics and trends while offering insights on key communities driving the ecosystem across the continent for analysts, enterprises, channel managers, governments, VCs / investors, NGOs, Embassies, trade missions & regional promotion agencies who are seeking deeper insights about the dynamics of this rapidly growing frontier tech market.
5 years on and African AI Ecosystem has more than doubled in size and is rapidly evolving and grown from 2473 to 5906 companies with a declared specialism in AI. That’s a 240% increase in just 4 years and the Top 20 countries accounting for 94% of the ecosystem.
Taking a closer look at the African AI Ecosystem Top 20 countries : South Africa
Nigeria Egypt Kenya Morocco Ghana Tunisia
Uganda Cameroon Tanzania Zimbabwe
Algeria Ethiopia Rwanda Mauritius Senegal Ivory Coast Zambia Botswana and DRC.
Dr Nick Bradshaw, CEO of the AI Media Group and Chairperson of the South African
AI Association stated, “The origins of our analysis of the African AI Ecosystem were motivated from a lack of data about the regional / continental landscape for what is one of the fastest growing tech sectors globally. When we started our company back in 2018, there was literally no data about the African AI Ecosystem and the region as a whole. Most local activity was either academic or developer community focused, with very little connection between these communities, industry practitioners and investors. But over the last 7 years this has radically changed and our most recent data set shows the positive growth that has occurred.”
“ 5 years on and African AI Ecosystem has more than doubled in size and is rapidly evolving and grown from 2473 to 5906 companies with a declared specialism in AI. ”
This analysis will be explored and discussed in more detail at the 8th Edition of AI Expo Africa. Now entering its 8th year, the annual AI Expo Africa event held in South Africa unites 1000s of regional and international thought leaders, suppliers and start-ups to discuss and showcase the latest AI & Intelligent Automation innovations, from the biggest global brands to the smallest and newest local SMMEs. The core focus of the show are real world applications you can deploy today with a senior level audience comprised of Enterprise and Government buyers, deployment & service providers, start-ups, educators, NGOs and ecosystem builders.
New for AI Expo Africa 2025 will see the hosting of the first AI for Good Impact Africa Summit on 31st October. This is the second regional AI for Good Impact event dedicated to fostering innovation and partnerships within the AI for Good landscape. The event aims to provide a collaborative platform for knowledge sharing and the promotion of AI solutions to solve global challenges.
Learn more at: https://aiforgood.itu.int/ event/impact-africa/



AI companies in Africa
THE SHIFT THAT WILL DEFINE AFRICAN AI: Real-Time Over Legacy
/ Zane Wansbury, Regional Sales Manager – Africa, VAST Data /
For years, South African businesses have relied on batch processing of data, the practice of moving and analysing data in large chunks at set intervals. Every night, systems would extract data from one place, transform it into a usable format, and load it into another. By morning, managers had their reports. This method, known as ETL (extract, transform, load), was the backbone of business intelligence.
It worked because the pace of business was slower. Decisions were made weekly, sometimes even monthly. Data didn’t need to be instant. The overnight cycle was enough.
That world has changed. Artificial intelligence has raised the tempo of decision-making. Models learn and adapt in real time. Customers expect personalised services instantly, not after the next reporting run. Competitors who can act on live data will outpace those still relying on yesterday’s numbers. In this new environment, batch processing is no longer just old-fashioned, it’s a barrier to progress. A fraud detection programme that reports the next morning will only flag suspicious activity after the damage is done. A retailer setting prices on last night’s sales data is already out of step with today’s shoppers. A mining company relying on delayed sensor readings risks machinery breakdowns that could have been prevented.
This lag has a name in the boardroom: “pilot purgatory.” Companies test new AI tools, but the results never scale because the data feeding them arrives too late. The model may be powerful, but if it is always working with yesterday’s information, its value is sharply reduced.
The South African Reality Check These weaknesses are amplified in South Africa.
Our corporate IT estates are some of the most fragmented in the world. Banks, retailers and public institutions often juggle a mix of mainframes, legacy applications, data warehouses and cloud services. Batch processing acts as the glue that holds these systems together, but it is brittle glue. It breaks easily and it slows everything down.
Then there are the infrastructure realities. Years of load shedding have made downtime a national concern. When a power cut halts a data run, the ripple effect extends to compliance deadlines, financial reporting and customer service. Water scarcity adds a further challenge, with data centres in Johannesburg and Cape Town increasingly conscious of the cooling demands that strain municipal supply. Connectivity, while improving, cannot be taken for granted. Fifth generation networks are expanding, yet the last mile between core networks and branch offices, retail outlets or remote mines often remains weak. Each of these issues makes fragile batch processes even harder to sustain.
Regulation raises the stakes still further. The Protection of Personal Information Act (POPIA) requires accuracy and accountability. Running analysis on outdated or incomplete data is not only inefficient. It creates risks that are legal, financial and reputational.
Against this backdrop, the limits of batch are not theoretical. They are felt daily in missed insights, compliance failures and lost competitiveness.

Building Pipelines for an AI Future
The alternative is real-time. Instead of waiting for data to be collected, processed and analysed in scheduled blocks, information flows continuously into the systems that need it.
Fraud detection models can flag anomalies the moment they appear. Retailers can adjust promotions during the day, not the following week. Industrial sensors can feed into predictive maintenance systems that prevent accidents rather than record them afterwards.
This shift is about more than speed. Real-time systems are more resilient. They can adapt when power flickers, when connectivity wavers, or when individual processes fail. They are built for the alwayson demands of artificial intelligence, where models are only as useful as the freshness of the data they consume.
Legacy systems cannot evolve fast enough to meet this need. Batch was never designed for continuous inference, for data arriving in multiple formats, or for applications that must run without pause.
“ Legacy systems cannot evolve fast enough to meet this need. Batch was never designed for continuous inference, for data arriving in multiple formats, or for applications that must run without pause. Adding more servers or engineers cannot change that. You do not win a Formula One race by tuning a delivery truck. You need a machine built for speed and built for now. ”
Adding more servers or engineers cannot change that. You do not win a Formula One race by tuning a delivery truck. You need a machine built for speed and built for now.
At VAST, we see this challenge as more than a question of storage. It is about reimagining the pipeline itself. An AI-ready backbone must unify data across clouds, data centres and edge locations. It must simplify operations so fragile handoffs disappear. It must build compliance into its core, turning regulation into a catalyst for growth rather than a hurdle. And it must solve the last mile, ensuring that data stranded in silos can be mobilised into an AI-ready state.
This is the philosophy behind the VAST Data Platform. With SyncEngine, organisations can overcome the last mile challenge by consolidating information across multiple systems into usable form. InsightEngine allows leaders to search and query across structured and unstructured data in real time. AgentEngine brings intelligence into daily operations, where decisions are measured in seconds rather than days.
South Africa now faces an inflection point. The world’s leading cloud providers, from AWS and Microsoft Azure to Google and Oracle, have all invested in local data centres, removing old concerns about sovereignty. Power supply, while not perfect, is more stable. Data centre operators are designing around both power and water scarcity as a matter of course. Connectivity is improving, though gaps remain. Talent pipelines are strengthening, supported by initiatives such as the AI Institute of South Africa.
The pieces are in place. What will distinguish the leaders is not whether they experiment with AI, but whether they can deliver it at scale, in real time, and despite the local challenges.
Legacy systems think in days and weeks. AI enterprises think in seconds.
For South African decision makers, the choice is clear: stick with the comfort of batch and risk being defined by delays, or embrace real-time pipelines and set the pace for the industries that will shape the next decade. In a country where every drop of water, every kilowatt of power, and every millisecond of connectivity matters, it is the organisations that solve the last mile of data that will own the future.

THE HIDDEN BACKBONE OF AI: WHY INFERENCE INFRASTRUCTURE WILL DEFINE THE GULF’S DIGITAL FUTURE
/ Haider Aziz, General Manager – Middle East, Turkey, and Africa at VAST Data /
The global conversation around artificial intelligence (AI) often focuses on headline-grabbing breakthroughs, the launch of a new large language model (AI systems trained on huge volumes of text), a leap in chatbot fluency, or the growing power of today’s advanced algorithms. But beneath the surface, a quieter transformation is underway, and it may prove even more consequential: the rise of inference infrastructure, the systems that allow AI to make decisions and respond to people in real time.
This shift is particularly relevant for the Gulf region. As the UAE and Saudi Arabia emerge as AI powerhouses, moving beyond experimentation to real-world deployment, the region faces a critical question: what kind of digital infrastructure do we need not just to build smart systems, but to run them continuously, at scale, in the real world, every second of every day?
It’s a question that goes far beyond data centres and cloud storage. It touches everything from national productivity and government services to the smooth functioning of airports, financial systems, and energy grids.
What Is Inference And Why Should We Care?
To understand why this matters, we need to unpack the difference between two key stages in an AI system’s life: training and inference.
Training is when an AI model is built, exposed to huge datasets, refined through computation, and tested for its ability to spot patterns or generate useful responses. This phase tends to happen in specialised research environments, often
with powerful hardware and deep technical expertise.
Inference, on the other hand, is what happens after training. It’s the phase where the AI is put to work, powering customer service chatbots, detecting fraud in banking, recommending videos, helping doctors interpret scans, or answering your questions online.
Inference is the execution of intelligence, in real time. And this is where most of us interact with AI, not during its training, but in how it responds to us, makes decisions, or offers insights; whether we realise it or not.
From Experiments to Everyday AI
Across the Gulf, we are now entering an era where AI is no longer confined to lab environments or pilot schemes. Governments and businesses alike are moving to live, everyday use. Think of virtual agents helping citizens navigate visa applications, AI copilots supporting analysts in making investment decisions, predictive maintenance tools in the energy sector, and personalised recommendations in mobile banking apps.
All of these rely on inference, and they demand infrastructure that can handle it reliably, securely, and at scale.
What’s changing is not just the volume, but the complexity of what AI is being asked to do. It’s no longer just answering simple questions. It’s processing many types of data at once, such as text, images, video, and live sensor input. It’s interacting with users, referencing external databases, and adapting on the fly.
Very soon, businesses will be running millions of autonomous agents, small AI programs that work behind the scenes to carry out tasks, talk to each other, and
...continues on page 45

AI WITH LESS DRAMA IS POSSIBLE!
It seems like just yesterday AI was merely the stuff of science fiction. Countless books, movies, and television shows were filled with malevolent robots or other forms of AI that seemed determined to take over humanity.
And while some remain leery about how all of this is playing out in the real world, one thing is clear: AI is no longer just the musings of speculative fiction but is truly a business imperative.
Yet, many organizations look at the path to AI adoption as being littered with problems: complicated, legacy infrastructure, cloud migration challenges, and the potential for drawn out, disruptive, and costly overhauls that may not even produce results.
But what if I told you these so-called “problems” don’t have to get in your way? Read on, and I’ll show you how you can get from “no” to “no problem” and achieve the AI outcomes you’re looking for now.
Where to begin?
When talking about implementing an AI solution, one of the very first “problems” we hear from customers is “If we’re not in the cloud, AI’s out of reach. Right?” While that may be true for other AI vendors, at Verint we say “No cloud. No problem!”
We recognize there are numerous reasons some organizations are unable to fully migrate to the cloud. If your company is one of those, a hybrid cloud deployment may be just the solution you’re looking for.
You get the best of both worlds with the ability to keep your existing on-prem systems while seamlessly integrating Verint’s AI-powered bots in the cloud. Start realizing AI benefits right away without waiting for a full cloud migration. No problem!
“Rip and Replace” is just too painful
There are many “war stories” out there about the pain of totally overhauling legacy systems in contact centers. No one wants that! Again, we have good news for you.
With Verint, there’s no need for a timeconsuming and costly replacement. Our open, modular approach means you can keep the systems that are working for you and start adding automation where it makes the most sense today.
We believe you should be investing in outcomes instead of infrastructure. Proceed at your own pace, quickly see results, and grow as you see fit. No problem!
Can good things start in small packages?
Still have some doubts? The answer is simple. Start small—even with just a single bot for a single subset of users. Our bots can be deployed quickly, without disrupting the rest of your ecosystem.
As you start seeing results, you’ll likely identify other specific business areas that could benefit as well to meet your top CX Automation priorities.
...continues on page 45
Stronger, faster AI outcomes
Verint® helps you deliver AI outcomes now to solve your most pressing CX automation challenges in the contact centre and beyond. With data and AI at the core, you can go well beyond incremental benefits to dramatically


AI Business Outcomes from Verint Customers
$10M Saved
A bank contained 10M interactions (80% containment rate) through AI-driven self-service with Verint IVA.
$3M More in Sales
A healthcare brand used the Exact Transcription Bot to achieve 90% transcription accuracy, leading to a $3M boost in sales.
$9M Saved
A bank reduced call time by 20 seconds by giving agents real-time knowledge, through the Verint Knowledge Automation Bot, increasing agent capacity by 7%.

$5M Saved
A financial services firm reduced call duration by 20 seconds by providing agents real-time coaching with Verint Coaching Bot.
$4.5M Saved
An insurer reduced attrition by 30% by providing agents with unlimited scheduling flexibility with Verint TimeFlex Bot.
+39 NPS
A mortgage lender increased NPS from +3 to +39 through real-time agent coaching with Verint Coaching Bot.
you can start seeing powerful, AI-driven results in just weeks.



...continues from page 41
make decisions, all without needing human supervision.
This is no longer science fiction. It is fast becoming the foundation of modern enterprise.
Why Inference Infrastructure Is Different
So why does this new wave of AI require different infrastructure?
Traditional systems, built to handle static data and routine processing, can’t keep up. Inference needs systems that can respond in milliseconds, sometimes faster than the blink of an eye. These systems must pull data from different sources, company records, realtime sensors, or cloud services, and deliver accurate answers instantly.
Older approaches, like standard storage systems or complex cloud setups with multiple layers, often cause delays. If your AI is helping a border officer retrieve a traveller’s latest visa details, or checking flight status against weather data, it can’t afford to wait for information to be slowly fetched, cached, or synced. It needs to be fresh; it must act now, accurately and consistently.
These workloads also never really stop. AI tools are increasingly always on, managing many tasks at once in the background. They are becoming part of the digital nervous system of an organisation.
The Edge, the Cloud, and the Gulf
Where AI systems run also matters. While many assume AI "lives in the cloud," inference often needs to happen close to where the action is, whether that’s near the user, near the data, or within national borders to comply with local data laws.
This opens up an opportunity for the Gulf. Countries like the UAE and Saudi Arabia are already investing in AI-ready infrastructure within their borders, reducing delays (often referred to as "latency") and ensuring that data remains sovereign and secure.
At the same time, much of the world is struggling with ageing power grids and overloaded data centres. In contrast, the Gulf has both the resources and forward planning to build infrastructure that’s made for the AI era, from the ground up.
We’re already seeing AI-specific data centres emerge, alongside national digital strategies and regionally focused cloud initiatives. These aren’t just responses to global trends, they are signs that the region is writing its own AI playbook.
Looking ahead, the move toward agentic AI, where many AI systems work together like a team to solve complex problems, will raise the bar even further.
Picture a logistics company where dozens of AI agents coordinate to reroute deliveries, manage warehouse shifts, monitor fuel prices, and answer customer questions, all at once, and all without human input. Or a government agency where digital agents assist with
procurement, planning, and public outreach in real time.
To support these efforts, systems must be able to communicate, reason, and act with context. That means not just raw power or speed, but deep integration between compute systems and the data they work with.
The Gulf’s Moment
The Gulf’s ambition in AI is well known. But to succeed, ambition must be matched with capability, and that begins with infrastructure. It’s no longer enough to build models. Nations must be able to run them, adapt them, and deliver results in the real world.
We’re already seeing this play out. Just recently, the UAE’s Humain Chat platform went live, powered by Allam-34B, a large language model trained entirely in Arabic. It’s a live, public-facing AI service built on local infrastructure. And it reflects the region’s readiness to scale AI for national impact.
This is what AI maturity looks like: user interactions, processed locally and instantly, while drawing on regional data and meeting local standards. It signals that inference is no longer theoretical, it is here, operational, and growing fast.
As adoption accelerates, the region’s AI strategies will increasingly depend on robust, purpose-built infrastructure that supports inference at speed, at scale, and in compliance with sovereignty and governance requirements.
Inference may not grab as many headlines as flashy model launches. But it is the engine that powers the AI systems many of us use every day, and it is where the real competition is unfolding for AI leadership.
By designing infrastructure that is purpose-built for inference and aligned with the specific needs of this region, whether that’s in finance, energy, government or digital public services, the Gulf can move from AI adopter to AI architect. And in doing so, define not just the future of technology in the Middle East, but a new model for AI-enabled economies worldwide.
“ We’re already seeing AI-specific data centres emerge, alongside national digital strategies and regionally focused cloud initiatives. These aren’t just responses to global trends, they are signs that the region is writing its own AI playbook. ”

...continues from page 42
Automating routine tasks, enhancing agent performance, improving customer satisfaction — Verint bots deliver all this and more with quick wins that build confidence and drive future investments. No problem!
Can I afford this?
With all the upheaval and uncertainty in today’s world, keeping a close eye on the bottom line is essential. So, how does getting started with AI solutions fit into today’s tight corporate budgets?
Here again, the key is the ability to start small and scale smart—addressing the most pressing issues right off the bat and growing as it makes sense for your organization.
The question you really should be asking is, “can we really afford to wait?”
The rapid ROI you achieve will not only validate your initial investment, but it will also provide impetus for further investments to achieve even greater AI business outcomes. No problem!
Real business outcomes now? No problem!
Why wait? As the saying goes, “time is money.” Now is the time to act and start reaping the benefits of adding AI to your contact center.
With a limited initial investment and minimal disruption to your existing ecosystem, you’ll discover how Verint bots will deliver significant AI business outcomes—no problem!
“
Automating routine tasks, enhancing agent performance, improving customer satisfaction— Verint bots deliver all this and more with quick wins that build confidence and drive future investments. No problem! ”
Learn more at: https:// www.verint.com/ resources/no-problem-aibusiness-outcomes/
BEYOND THE BUZZWORDS: HOW VECTORMIND REDEFINES ENTERPRISE GEN-AI FOR PRACTICAL, MEASURABLE IMPACT
The executive dilemma: Flashy pilots, shallow returns
Senior leaders face a sobering reality in 2025. Behind the excitement of generative models and digital transformation lies a hard truth: most enterprise AI initiatives fail to deliver. Projects begin with grand demos, vague business cases, and end in POC limbo. Analysts estimate that up to 90% of AI projects will be abandoned within two years; not due to lack of innovation, but due to lack of relevance.
The core problem? Technology is too often placed before strategy. Enterprises are pressured into adopting tools with unclear applications, leading to sprawling architectures, uncertain ROI, and overstretched security postures. C-suites are left with inflated budgets, disillusioned teams, and CIOs chasing retroactive justification for sunk investments.
CohesionX’s VectorMind platform flips this script entirely.
Reversing the process: Outcomes before architecture
CohesionX believes AI must be treated as a utility, not a trophy. Much like networking or TLS, intelligence should be embedded (silent, secure, and effective). VectorMind was built to help organisations start where it matters: with the business problems that obstruct flow, waste time, and frustrate users.
Instead of asking, “Where can we use AI?”, VectorMind begins with a clean-slate discovery of high-friction zones. Repetitive manual work, data sprawl, and decision fatigue eroding performance. From there, we map real pain into specific outcomes, and only then apply AI.
Our model: Idea →> Metric >→ Feature. If a proposed capability cannot tie to a measurable outcome, it doesn’t ship. Simple as that.
From disorientation to clear direction
VectorMind is designed for clarity in complexity. Recognising that many organisations feel overwhelmed by the pace of AI advancement, we deploy a roadmapdriven approach: adopt simple, impactful capabilities first, then scale strategically.
One of the most consistent pain points we address is the extraction of value from unstructured data. While some enterprises lock into massive legacy systems to try and solve this, we offer tailored APIs and user interfaces that do only what’s necessary.
Domain-specific assistants stand by from day one to handle common enterprise workloads, including HR, compliance, insurance, case law, retail, and more. These are not generic models, but skill-specific layers built with the vocabulary and nuance of your business domain.
Intelligence as a fabric, not a feature
The CohesionX philosophy is bold yet simple: intelligence should become part of the operational fabric, not an addon. VectorMind operates by three core principles:
1. Invisible Augmentation: Users should never realise they are using AI. Whether filing claims or navigating legal data, intelligence is present, fast, and unintrusive.
2. Domain Context: Assistants are trained on your company’s internal language, policies, and references. This ensures that outputs feel like they were written by someone on your team and not by an outsider.
3. Human-in-the-Loop Transparency: Every automated insight is explainable. Every LLM interaction is auditable. From API calls to policy suggestions, decisionmaking is always traceable and editable.
This approach empowers knowledge workers without surrendering control, keeping governance intact from day one.
Platform foundations built for trust and scale
VectorMind is a cloud-native, closed-loop platform that integrates seamlessly into your existing ecosystem. Your data remains yours: tenant-isolated, encryption-managed, and never intermixed. Backed by robust RBAC, Entra ID/OAuth 2.0 compliance, and live audit trails, VectorMind is governanceready on first deployment.
Under the hood:
Containerised microservices and infrastructure-as-code pipelines accelerate implementation.
...continues on page 49
Your AI Destination for Enterprise Clarity
In a sea of millions of documents, Atlas is your compass. Powered by Gen-AI, Atlas not only searches, it also navigates.
By mapping relationships across cases, clauses, and knowledge silos, it transforms chaos into clarity, surfacing the answers that matter when time is critical. Atlas has set a new standard in the legal arena and is now becoming indispensable to brand companies, engineering firms, and anyone faced with mountains of unstructured data.

VectorMind provides affordable, easy-to-integrate Gen-AI, giving employees access to the magic of all the top global commercial Gen-AI platforms, without exposing IP and sensitive data.
Complete data privacy through localised Gen-AI
Ethical AI with guardrails against bias, hallucinations & criminal intent
Quick enterprise-ready implementation
HALLUCINATIONS IN SERIOUS SITUATIONS: THE HIDD EN RISKS OF USING AI IN HUMANITARIAN WORK
Mohamed Malet (CTO) and Archie Brixton (CMO), CoFounders of ReportsAI are leveraging AI to streamline high-stakes reporting for NGOs and Public Benefit Organisations worldwide.
AI has revolutionized the way we work. From automating tedious admin to accelerating data processing, AI has proven itself as a powerful productivity, efficiency and decision supporting tool for organizations everywhere and in every sector including NGOs. But with great power comes great responsibility.
At ReportsAI, we believe that AI is only as good as the way it’s used. In humanitarian
work, where both the inputs and outputs are often high-stakes and every bit of information matters, it’s critical that NGOs understand how to harness AI effectively and safely.
The Problem: Not all AI Tools are built for serious data processing Work
Most AI tools on the market are built for general use and they are really good at that. They’re trained on vast datasets and optimized for generating natural-sounding output fit for general use-cases, not for handling diverse, sensitive and unstructured data crucial for effective reporting in the impact sector.
There are two major risks impact organizations face when using off-theshelf generalist AI tools:
1. Data ownership is not guaranteed Typical LLMs (Large Language Models) do not offer data ownership by default. When you upload sensitive project information or community data to a third-party AI tool, you risk breaching confidentiality or inadvertently exposing personal data from the communities you support or protected data from your organization.
2. Hallucinations happen, even when it sounds right
general-purpose AI, most of that content is simply ignored or summarized poorly.
The result? The output may sound convincing, but it’s often built on partial data, assumptions, or outright fabrications, what the industry calls "hallucinations."
In the NGO world, where reports influence donor decisions, stakeholder trust, and public accountability, hallucinations aren’t just mistakes, they're risks to your mission.
The ReportsAI solution: Purposebuilt for precision
We built ReportsAI specifically for the needs of impact-driven teams.
Here’s how we address the limitations of traditional AI tools:
No Data Left Behind: We extract data from all document types (PDFs, voice notes, video recordings, spreadsheets, snapshots of handwritten notes, and more) ensuring nothing is overlooked.
Custom-built chunking process and context-management: Instead of relying on a limited context window, we process data in custom-structured chunks allowing us to capture the full picture, not just the summary.
Your data, your rules: At ReportsAI, we are GDPR and SOC 2 compliant respecting the highest standard for data security and offering your organization total control over your data. We “ Most AI tools on the market are built for general use and they are really good at that. They’re trained on vast datasets and optimized for generating natural-sounding output fit for general use-cases, not for handling diverse, sensitive and unstructured data crucial for effective reporting in the impact sector. ”
One of the lesser-considered (but critical) limitations of traditional LLMs is still their context window, the amount of information the model can "see" and reason over at any given time. When users paste pages of reports, transcripts, or field notes into a
Compliance Built-In: Our system automatically evaluates documents against compliance standards of your organization, generates a compliance score, and offers actionable corresponding corrective measures for improvement.
...continues from page 46

“ Typical LLMs (Large Language Models) do not offer data ownership by default. When you upload sensitive project information or community data to a thirdparty AI tool, you risk breaching confidentiality or inadvertently exposing personal data from the communities you support or protected data from your organization. ”
understand that NGO data is sensitive and valuable, and we never train on your data. Your trust is not something we take lightly.
AI Is a tool, not a replacement for trust
We’re excited about the potential of AI in the NGO sector. But that excitement needs to be grounded in realism. AI doesn’t replace human oversight. It doesn’t excuse weak
data policies. And it certainly shouldn’t be used blindly when the stakes are high. At ReportsAI, we combine powerful AI with responsible design so that you can work faster, stay compliant, and keep your focus where it matters: delivering impact.

Get in contact:

Agentic workflows interpret, enrich, and route data through natural language.
Real-time validation ensures no hallucination, no data destruction, and full chain-of-custody for every insight.
It’s a modern DevSecOps foundation designed to scale without risk.
Delivering real value
VectorMind is not a platform you trial. It’s one you use. Within the first week of deployment, most clients already extract value from pre-configured domain assistants. We intentionally avoid high initial costs and overbuilt features (no onboarding fees, only monthly subscription). Each capability is timeboxed to a sprint, benchmarked to a KPI, and evaluated before a single line of code is written.
Capabilities in use today include:
Natural language interrogation of structured and unstructured data
Schema-compliant JSON transformations of invoices and records
Guided clause drafting for legal, underwriting, or policy writing
Metadata-based SharePoint search at enterprise scale
Anomaly detection and decisionmaking automation in claims
And this list keeps growing as new, realworld challenges emerge.
Creativity over conformity
VectorMind helps you design what your competitors overlook. Our creativity workshops uncover use cases unique to your business and not shaped by market noise.
This bespoke lens gives leaders a strategic edge. The platform’s modular nature means you grow at your own pace, without lock-in or unnecessary complexity.
No more POCs, no more waiting
The AI hype bubble may eventually burst, but useful products endure. VectorMind was not built for demos. It was built for delivery.
Organisations thrive when intelligence becomes invisible. When it simply makes work smoother, faster, and more informed. That’s what we offer: not potential, but measurable performance
Reach out today: sales@cohesionx.co.za


IS SHRINKAGE CAUSING YOUR CONTACT CENTER FORECASTS TO BE OFF?
Is shrinkage causing your contact center forecasts to be off?
Never fear! Verint Workforce Management (WFM) customers have a new weapon to combat contact center shrinkage: the New Shrinkage Analytics Dashboard Powered by the Verint® Data Insights Bot™!
Don’t just take our word for it. Here are a few quotes from customers using the new Shrinkage Analytics Dashboard.
“Verint’s Shrinkage Analytics dashboard transformed our 4-hour weekly grind of complex shrinkage analysis into a fast and easy task. Massive time saver!”
“Thanks to Verint’s Shrinkage Analytics dashboard, our shrinkage data is now easy to capture and analyze, very high complexity dropped to low, and efficiency grew tremendously.”
We’ve identified four key insights that the new dashboard powered by the Data Insights Bot provides. But before we get into those, let’s level set on what we mean by shrinkage.
What Is Contact Center Shrinkage?
Shrinkage is a workforce management metric that measures the amount of time agents are being paid but are not available to handle interactions. At Verint, we typically bucket shrinkage activities into two groups: planned and unplanned.
Planned shrinkage includes agents being scheduled for activities such as team meetings, training, coaching or vacation.
Unplanned shrinkage includes activities such as an employee calling out sick, arriving late or leaving early, time spent talking to associates, on personal calls and emergencies, or taking longer breaks than scheduled.
Accurate shrinkage can help prevent over or understaffing in your contact center.
If you underestimate your shrinkage, you could have too few agents, leading to long wait times, frustrated customers, and burned-out agents. If you overestimate your shrinkage, you could hire too many agents and be paying for idle time.
In fact, for every 1% increase in shrinkage accuracy, a 1,000 agent contact center could save approximately $395K per year.1
Why Is Contact Center Shrinkage So Hard to Calculate?
While the above is how Verint defines/ categorizes shrinkage, many organizations or teams within the same organization have their own definitions for shrinkage and what activities fall under this umbrella. This can make creating your forecasts and staffing plans challenging.
Verint WFM lets you customize your shrinkage definition with up to four shrinkage categories. You get to determine which activities fall under each category. This helps ensure all managers across the organization have the same understanding and are working off the same playbook.
Other characteristics that make calculating shrinkage challenging include:
Calculation and reporting is often a manual process using Microsoft Excel® spreadsheets and can be very time consuming
Data is limited, so managers will guesstimate their shrinkage level, often severely underestimating the amount of time agents are unavailable.
Reporting can lack the level of detail needed to identify outliers—the chronic abusers of unplanned shrinkage
Historical shrinkage results can differ from percentages needed for future planning
Reporting is often after the fact and doesn’t enable you to course-correct during the day or shift.
Introducing the New Shrinkage Analytics Dashboard
Fortunately for Verint WFM customers, the
“ Verint’s Shrinkage Analytics dashboard transformed our 4-hour weekly grind of complex shrinkage analysis into a fast and easy task. Massive time saver! ”
new Shrinkage Analytics Dashboard powered by the Verint® Data Insights Bot™ uses AI to capture and analyze accurate shrinkage data in real time.
The insights surfaced by the new dashboard can help you take in-the-moment actions to refocus agents on direct customer support and ensure your service goals are cost effectively met.
Let’s explore 4 key insights the new Shrinkage Analytics Dashboard provides
Insight #1: Uncover shrinkage variances across employee groups
The new Shrinkage Analytics Dashboard lets you view shrinkage from a macro level—say, your entire contact center—and quickly drill down into organization details. You can view shrinkage by function, by site, by team or by individual employees.
You can compare areas to see at what shrinkage levels the various groups are running and identify any outliers for further investigation.
Get to the insights you need faster!
Insight #2: Using an outsourcer?
Understand their shrinkage trends!
In the same way you can analyze shrinkage in your own call center, the dashboard helps you analyze shrinkage at your outsourcing partners, answering important topics such as:
What are your outsourcers’ absentee rates?
Do they have the staff they said they would have?
Do you need to adjust your targets and expectations with your outsourcers?
How outsource shrink can impact YOUR staffing.

A quick filter down to the outsource organization and, voila!
Gain insight into absence percentage and understand how people are spending their time. Are they meeting your expectations for time spent on customer interactions?
Now you have the insights to have a datadriven conversation with your outsourcers on their shrinkage practices—and where there might be improvement opportunities.
Insight #3: Identify “preplanned” shrinkage percentage
Skill development and growth are important both to your agents, for longevity and engagement, and to your organization.
Planned shrinkage includes agents being scheduled for activities such as team meetings, training, coaching or vacation. You can also add additional planned shrinkage for special projects or events (like a system upgrade) that might pull people away from customer support/production work for a while.
Factoring in these non-customer support activities is critical for creating an accurate staffing plan, and for keeping employees engaged.
Insight #4: Compare actual versus budgeted shrinkage
The new Shrinkage Dashboard makes it very easy for managers to compare budgeted vs. actual shrinkage. How did your long-term plan compare with your current results? If you missed your service goals for a particular team, you can easily drill down to see if the team was supporting customers when planned.
You might find that a team was hit by the flu, and several unexpected absences directly impacted your service goals. Or it’s March Madness, and a few people were mysteriously unavailable at the same time as key games….
The insights empower your managers to track productive vs non-productive work, as well as manage agents to correct behaviors and increase employee productivity.
AI-Powered Business Outcomes with the New Verint Shrinkage Analytics Dashboard
With the new Verint Shrinkage Analytics dashboard, contact center leaders and workforce planners can gain better insights faster with reduced effort. The dashboard:
Provides consistent results across the organization with customized definitions
Delivers detailed reporting with minimal effort to improve efficiency and speed decision-making
Can compare historical shrinkage with planned and actual
Gives a detailed view of shrinkage by org structure and business hierarchy
And as mentioned earlier, a 1% increase in shrinkage accuracy could help a 1,000 agent contact center save approximately $395K per year.
Contact us to learn more about the New
WFM Shrinkage Analytics Dashboard or visit https://www.verint.com/ engagement-data-insights/ to learn more about the power of Verint Open Platform and our Data Insights Bot.

AU AI STRATEGY
/ Read original article here /
Artificial Intelligence (AI) is more than a technological leap; it’s a transformative force reshaping our world. With far-reaching impacts across economics, society, and geopolitics, AI is driving revolutionary changes in healthcare, agriculture, finance, and education.
For Africa, AI is a strategic asset pivotal to achieving the aspirations of Agenda 2063 and the Sustainable Development Goals (SDGs). It promises to ignite new industries, fuel innovation, and create high-value jobs while preserving and advancing African culture and integration.
In a landmark decision, the African Union Executive Council endorsed the Continental AI Strategy during its 45th Ordinary Session in Accra, Ghana, on July 18-19, 2024. This strategy underscores Africa’s commitment to an Africa-centric, development-focused approach to AI, promoting ethical, responsible, and equitable practices.
The Continental AI Strategy calls for unified national approaches among AU Member States to navigate the complexities of AI-driven change, aiming to strengthen regional and global cooperation and position Africa as a leader in inclusive and responsible AI development.
Access the Strategy: [English] [French] [Arabic] [Portuguese]
Related Resources:
African Union Digital Transformation Strategy
African Child Online Safety and Empowerment Policy
African Union Data Policy Framework
African Digital Compact
CONTINENTAL ARTIFICIAL INTELLIGENCE STRATEGY

Harnessing AI for Africa’s Development and Prosperity

Samurai Global: Shaping the Future of Human-Centered AI
Our Vision
In today's rapidly evolving landscape, businesses are under pressure to harness the potential of artificial intelligence while keeping people at the center of progress. At Samurai Global, we believe AI is not just about technology 4 it's about empowering people, building resilience, and creating solutions that scale responsibly.
Who We Are
Samurai Global is a next-generation consulting and solutions partner specializing in AI-driven transformation. We combine strategic foresight, deep industry expertise, and human-centered design to help organizations embrace AI not as a buzzword, but as a catalyst for meaningful, sustainable impact.
At Samurai Global, we believe technology should serve humanity, not replace it. That's why our guiding philosophy is simple: Human as the Master, AI as the Sword. Like the samurai whose blade was an extension of their discipline and purpose, we design AI systems as powerful tools, always directed by human wisdom, creativity, and intent. Our Services
1
AI Strategy & Advisory
We help businesses move beyond hype and unlock AI's real value. Our advisory services focus on aligning AI initiatives with organizational goals, ensuring ethics, governance, and scalability are built into every solution.
3
Agentic Agents & Custom GPTs
At the cutting edge of AI, Samurai Global develops Agentic Agents autonomous, goal-driven AI systems that streamline workflows, boost productivity, and support decision-making in real time. Alongside these, our Custom GPT solutions are tailored to industries and organizations, enabling businesses to harness conversational AI fine-tuned to their brand, processes, and customers. Together, these innovations empower clients to unlock speed, accuracy, and scale like never before.
Additional Services
Innovation Labs
2
AI-Powered Business Process Outsourcing (BPO)
Through our impact-driven outsourcing solutions, we enable companies to access AI-empowered teams that deliver high-quality results. From customer engagement to back-office functions, Samurai Global builds models where AI augments human capability, driving both efficiency and empathy.
4
Training & Workforce Readiness
We recognize that the future of work depends on human adaptability. Our AI literacy and workforce enablement programs prepare employees and youth for future careers, equipping them with tools to thrive alongside intelligent systems.
Samurai Global partners with clients to design and test cutting-edge AI applications. From generative AI pilots to predictive analytics, we guide organizations in experimenting safely while ensuring outcomes that are measurable, ethical, and human-focused.
Impact Sourcing & Social Value Creation
We believe AI should create opportunities, not just replace them. Our approach to impact sourcing integrates underserved communities into the digital economy enabling inclusivity, diversity, and shared prosperity.
Why Samurai Global
Global Perspective, Local Relevance
We operate with a global outlook while tailoring solutions to regional needs.
Human-Centric Approach
We balance technical innovation with compassion, ensuring AI enhances 4 not diminishes 4 human potential.
Meet Us at AI Expo Africa
Proven Expertise
With years of leadership in operations, training, and digital transformation, our team bridges strategy with execution.
This year, Samurai Global is proud to showcase our vision and solutions at AI Expo Africa, the continent's largest business-focused AI event. Join us to experience live demonstrations of our Agentic Agents, Custom GPTs, and AIpowered outsourcing solutions. Engage with our experts to explore how we can help your organization harness AI for impact, innovation, and growth. The AI revolution is here, but its real power lies in how we choose to deploy it. At Samurai Global, we are not just building smarter systems 4 we are building a future where technology and humanity advance together. Connect with us at AI Expo Africa to see how Samurai Global is driving the next wave of human-centered AI innovation



WE’RE INVESTING IN CONNECTIVITY, PRODUCTS A ND SKILLS FOR AFRICA’S AI FUTURE
For Africa, home to the world’s largest youth population (slated to double to more than 830 million by 2050), the rapidly expanding capabilities of AI present both a significant opportunity and an urgent call to action.
I began a lifelong journey of learning as a young engineering student in Zimbabwe. Through a research project on neural networks, I became aware of AI's profound potential, and the need for it to benefit everyone. / Read original article here / ...continues on page 58
...continues from page 57
At Google, we believe that access to AI — which requires not only connectivity and products, but the training to use it — is essential for unlocking opportunities and expanding the innovation capacity of young Africans. AI is how Google delivers on our mission to make information universally accessible and useful, and how we will transform knowledge and learning. With AI, collectively we have the chance to democratize access from the start, ensuring that the digital divide doesn’t become an AI divide, making it helpful for everyone.
Connectivity is unlocking Africa’s digital potential
For decades, Google has supported African internet connectivity, beginning with our 2006 investment in the Seacom cable. In 2021, Google pledged $1 billion over five years to further this mission. We’ve exceeded that commitment early, investing more than $1 billion which has contributed to the development of reliable, resilient, and secure infrastructure essential for Africans to harness the power of AI.
Today marks another milestone in our commitment to Africa's digital future. Google is announcing four strategic subsea cable connectivity hubs in the north, south, east and west regions of Africa. This investment creates new digital corridors within Africa and between Africa and the rest of the world — ultimately deepening international connectivity and resilience, as well as spurring economic growth and opportunity.
This is the latest addition to our Africa Connect infrastructure program. We’re building vital connectivity across the continent, including the Google Cloud region in Johannesburg serving users across the continent, the Equiano cable running along the entire western seaboard of the continent, and Umoja, the first fiber optic route to directly connect Africa with Australia (running through Kenya, Uganda, Rwanda, Democratic Republic of the Congo, Zambia, Zimbabwe and South Africa).
Our investments to date have enabled 100 million Africans to access the internet
for the first time, and the Equiano cable alone is expected to increase real GDP this year in Nigeria, South Africa and Namibia by an estimated $11.1 billion, $5.8 billion and $290 million, respectively. We’ve also made Gemini available on Google Distributed Cloud, so more entrepreneurs, businesses, governments and developers can use our advanced AI models from anywhere with enhanced security, reliability and resilience.
Google’s AI can accelerate youthled learning and innovation
Enabling Africa’s young people to learn, innovate and lead is critical to Africa's development and economic growth. That’s why we’re getting advanced AI into the hands of college students (aged 18 or older) in countries across the continent — starting with Egypt, Ghana, Kenya, Morocco, Nigeria, Rwanda, South Africa and Zimbabwe — by offering them a free one-year subscription to our Google AI Pro plan, available in the coming weeks.
With Deep Research, students can save time with custom research reports, providing in-depth information from hundreds of sites across the web. With expanded access to Gemini 2.5 Pro, students can get help with homework or writing and access the full suite of Pro tools, including Guided Learning in Gemini, a new mode that acts as a learning companion.
By providing students with advanced AI tools for research, problem-solving, coding and content creation, we're directly empowering them to address challenges and pursue opportunities specific to the continent, thereby contributing to economic growth and societal progress.
Helping to build skills and solutions
Equipping people with AI skills is critical. To date, we've trained 7 million Africans and plan to train an additional 3 million students, young people, and teachers by 2030. Google is also bolstering local capacity by providing African universities and research institutions with over $17 million in funding, curriculum, training, compute and access to advanced AI models over the past four years, with an additional $9 million planned for the coming year.

James Manyika – SVP, Research, Labs, Technology & Society
“
For decades, Google has supported African internet connectivity, beginning with our 2006 investment in the Seacom cable. In 2021, Google pledged $1 billion over five years to further this mission. We’ve exceeded that commitment early, investing more than $1 billion which has contributed to the development of reliable, resilient, and secure infrastructure essential for Africans to harness the power of AI. ”
We've seen the power of enabling research and innovation in Africa with the pioneering work of our AI research teams in Kenya and Ghana. Together with local partners, these Google teams are leading cutting-edge research to benefit Africa and the world, such as advanced flood forecasting, Open Buildings data, strengthening crop resilience, and support for farmers. We aim to reach 500 million Africans with our AI-powered innovations that help tackle societal challenges by 2030.
“ We aim to reach 500 million Africans with our AI-powered innovations that help tackle societal challenges by 2030. ”
Young people have faced barriers accessing knowledge and information, as well as tools and products in African languages, limiting their ability to benefit from them. Last year, we added 110 new languages to Google Translate, including more than 30 African languages. Building on that, we're expanding open datasets, evaluations and voice models for more than 40 African languages, with plans to reach more than 50 languages and publish 24 open speech datasets next year.
The future of African innovation AI creates an unprecedented opportunity to benefit everyone, and Google is committed to making that a reality for people, businesses and communities across Africa. Today's announcements are another example of how Google is continuing to expand connectivity, increase product access and skills across the continent and enabling African-led innovation — and we won’t stop here.



PROTOCLONE AND NEO GAMMA: A NEW ERA OF MAN-MACHINE INTERACTION
/ By Deon Van Zyl /
Can you believe, it is the generation where robots can move with the fluidity of human muscles. Well, Clone Robotics is dedicated to pushing the boundaries of humanoid movement as well as refining android technology that has led up to the astonishing Protoclone - a faceless yet eerily humanlike android that moves in a way that is both fascinating and unsettling.
The journey began with an animated torso that sent chills down viewers’ spines. It evolved into Torso 2, which is a more refined version that finally led to Protoclone and a breakthrough in biomechanics. This is the story of how Clone Robotics turned a terrifying prototype into a cutting-edge marvel of synthetic human motion.
Protoclone is a glimpse into the future of human-machine interaction. Pre-orders will be available later this year for the Clone Alpha edition, but numbers are limited to only 279 units.
The Future
of Home Robotics: Neo Gamma
While Protoclone pushes the boundaries of humanlike motion, another company is working on bringing humanoid robots into everyday homes. Neo Gamma is a robot designed specifically for household assistance. Unlike Protoclone which focuses on mimicking the human body; Neo Gamma is engineered to interact with people and perform some of their daily tasks.
What Sets Neo Gamma Apart?
It is undeniable that Protoclone and Neo Gamma will have a large impact on society and could revolutionize industries playing a role in elder care or manual labor.
“ Protoclone is a glimpse into the future of human-machine interaction. Pre-orders will be available later this year for the Clone Alpha edition, but numbers are limited to only 279 units. ” “ The biggest challenge in robotics has always been functionality. Many robots look impressive in controlled environments but fail in realworld homes. However, 1X Technologies has designed Neo Gamma to overcome these hurdles by making it adaptable, efficient, and genuinely useful for daily life such as cooking, cleaning, and acting as a personal assistant. ”
Torso 1: The Birth of a Mechanical Marvel
Torso 1 was an unsettling creation that made headlines for its organic-looking, muscle-like movements. Unlike the traditional robots that rely on rigid servos and motors, Clone Robotics introduced a musculoskeletal system that mimicked real human motion. This early iteration featured synthetic muscles powered by pressurized air, allowing it to flex, contract, and move more naturally than anything seen before. However, Torso 1 was limited in its range and functionality as it lacked precision and control. Therefore, sending Clone Robotics back to the drawing board.
Torso 2:
More Control and Realism
The second iteration called Torso 2 was built upon the foundation of its predecessor. However, crucial improvements were made. Engineers refined the muscle actuation system by giving it smoother and more controlled movements. Additionally, Torso 2 introduced a stronger skeletal structure to better withstand the forces exerted by its artificial muscles. The advancements did not come without their challenges. The lifelike nature of the android sparked ethical debates because of how closely it mimicked human form. Despite this, Clone Robotics pressed forward.
Enter Protoclone: The Android Without a Face
In a viral video, the suspended humanoid moves with an eerie grace. Its faceless form might be unsettling for some. However, beneath the uncanny aesthetics lies groundbreaking technology. Protoclone features. Additionally, the potential of AI Integration is also highly likely to provide the capability of real-world tasks. Although the current focus is biomechanics
Unlike previous robots, Neo Gamma prioritizes practicality over hyper realistic movement. Designed by 1X Technologies, this home assistant robot is equipped with:
Advanced AI for Household Tasks: Neo Gamma can clean, organize, and even assist with daily tasks.
Adaptive Learning: The robot learns from user preferences, and it can adjust its routines to better assist its owner.
Safe and Efficient Design: Unlike some robots that seem more experimental than practical, Neo Gamma is built to execute tasks safely.
Why Neo Gamma Could Be the First True Home Robot
The biggest challenge in robotics has always been functionality. Many robots look impressive in controlled environments but fail in real-world homes. However, 1X Technologies has designed Neo Gamma to overcome these hurdles by making it adaptable, efficient, and genuinely useful for daily life such as cooking, cleaning, and acting as a personal assistant
Neo Gamma marks a significant step toward making household androids a reality. With trials already underway, experts predict that it could become the first widely adopted home robot soon. The company has yet to share additional details, but sources speculate that the new robot will be priced at around $30,000.
“ The biggest challenge in robotics has always been functionality. Many robots look impressive in controlled environments but fail in realworld homes. ”

Linkedin: deonvanzyl
Deon is a sophisticated technical IT professional with a solid history of effectively bridging the gap between Development, Security, Automation, and Artificial Intelligence. His track record of over 25 years, has a footprint that spans major corporations, academic institutions, and government.
Deon van Zyl (Norway) BCom (Hons), Staff System Developer












✔ Powercube Containerised Modular Data Centre solutions deliver flexible, scalable, Tier 2, 3, 4 - Hybrid or pure HPC compute environments
✔ AI orientated GPU/CPUaaS options






✔ DX, RDHx, DLC and IMMERSION technologies to suit your specific requirements
✔ Design, build, plug & play - zero disruption to your existing Data Centre
✔ Integrate your preferred technology partners
Powercube Custom Containerised Modular Data Centres are fast becoming the choice for mainstream RDHx, DLC and Immersion technologies. From 1 to 38 racks in a single Powercube footprint. Co-join multiple Powercubes to create larger flexible DC environments.
UK / Africa Designed & Built - Shipped & Deployed, wherever in the world it’s required Powercube’s Modular solutions can get you there... fast.













SYNAPSE




AIIMS A new generation of African talent
VIRTUAL HELPER



Bridging the language gap
AFRICAN UNION
Collaboration key for successful AI in Africa
GC REAIM
South Africa shaping responsible AI in the military





















UNITED NATIONS ITU
Announces inaugural AI for Good Impact Africa Event 2025 to be hosted in Johannesburg
SYNAPSE
Africa's only AI Trade & Innovation Magazine
REACH AFRICA'S LARGEST
ARTIFICIAL INTELLIGENCE & 4IR
COMMUNITY WITH SYNAPSE MAGAZINE
Published Quarterly
O cial Publication of AI Expo Africa
RATE CARD
AD SIZE
Company Listing (logo, company description & hyperlink)
1/4 Page (includes 1/4 page editorial)
1/2 Page (includes 1/2 page editorial)
Full Page (includes full-page editorial feature)
Double Page Spread

R2500
R3500
R4500
R6500
R10,000
* All rates exclude VAT & agency commission. Rates are based on casual advertising. Discounted rates are available for longer ad / editorial runs
READERSHIP / SOCIAL MEDIA REACH
Synapse Magazine is Africa’s first and only business quarterly publication covering developments across the continent in Artificial Intelligence (AI), Data Science, Robotic Process Automation (RPA) and Fourth Industrial Revolution (4IR) smart technologies.
Synapse offers industry executives, practitioners, investors and researchers relevant news, in-depth analysis, and thought leadership articles on trends around 4IR innovation and digital transformation in industries that include banking, retail, manufacturing, healthcare, mining, agriculture, education, and government, among others.
With its insights, interviews and case studies, the magazine aims to be a voice for African 4IR practitioners, researchers, innovators, thought leaders, and the wider African AI community.
Since its launch in 2018, Synapse has amassed a combined readership of 31,300 across the Issuu platform (on which it is published), the AI Media Group’s email database, the AI Expo Africa Community Group on LinkedIn and the AI Media Group’s social media channels where the magazine is distributed. It also links to AI TV, Africa’s only dedicated YouTube streaming channel focused on 4IR business users and trade.
Over the years the magazine has established a significant following across Africa as well as globally, with readers from as far afield as the North America, South America, Europe and Asia. This makes Synapse a great marketing platform for startups and established tech companies to reach a broader community of buyers, investors and partners.
Readers around the world

BOOK YOUR AD / EDITORIAL FEATURE
Advertising and artwork to be supplied as a high resolution PRESS-ready PDF of at least 300dpi. Art and editorial features to be submitted to: daniel.mpala@aiexpoafrica.com